Test FSR 3 mit FMF im Test: AMDs Frame Generation ver­wirrt, zickt und zeigt Potenzial

Ich installiere nochmal Immortals of Aveum und mache mal paar mehr Screenshots oder nen Video, wie sich das spielt. Positiv war halt für mich, dass ich Reshade Pathtracing noch im Spiel oben draufknallen konnte was normal in den 20er fps Bereich sackt und mit FSR3 konnte ich mit über 40-50 fps zocken. Inputlag war auch noch tragbar. Is halt nicht ideal das is mir auch klar, aber es ist für mich ein Segen.
 
Ist nicht DLAA da Nonplusultra, als win Deep-Learning-Anti-Aliasing-Verfahren ohne jegliches Super Sampling ala DLSS? DLAA ist dafür höchstwahrscheinlich nicht so energieeffizient und liefert nicht die hohen FPS.
Um auf 4K mit einer ausreichenden Performance zocken zu können, kommt man aktuell den Upsampling-Technologien nicht umhin. FG/FMF als Zugabe, solle das Super Sampling alleine nicht reichen.
Fehlt noch der passende 4K 32" OLED mit 2.1-Hdmi um alternativ auch mal eine PS5 (Pro) anschliessen zu können.
 
Zuletzt bearbeitet:
  • Gefällt mir
Reaktionen: mllecamill3
MrHeisenberg schrieb:
46.8 ms (nativ) vs 45.2 ms (FG). Es ist tatsächlich sogar besser ;)
Aber warum ist bei diesen Input Lag Vergleichen die nativ+Reflex bei ? Weil das ist doch
im Nvidia Treiber Modus für geringe Latenz auf Ein und Ultra wäre sogar Reflex+Boost !?

ultra.jpg


Wobei der Streit darüber eh zu Nichts führt weil letztendlich kommt es immer auf den Anwender an
und wie bereit er ist sich an 120FPS mit 60FPS-Input Lag zu gewöhnen. Ich finde den Kompromiss ok.
 
Zuletzt bearbeitet:
  • Gefällt mir
Reaktionen: MrHeisenberg
Krazee schrieb:
Man sieht ja (leider), dass AMD so ziemlich in allen Belangen Nvidia hinterherzieht. Nvidia legt mit neuem Gebaren vor und AMD zieht nach.
Sollte Nvidia nicht bis Q1 2024 zur finalen Version vom Treiber AFMF etwas ähnliches haben, ist AMD hier bei Frame Generation ohne spezielle Spieleimplementierung Vorreiter. Auch eine Frame Generation oder Upscaling ohne Hardware Bindung bietet Nvidia nicht.

Im Allgemeinen hast du natürlich recht mit Nvidias Vorreiterrolle.
 
Czk666 schrieb:
Bei mir überhaupt nicht. Fühlt sich unrunder und wenn ich mich langsam bewege sehe ich Artefakte.
Also das mit Artefakten habe ich jetzt auch gemerkt. Aber nur wenn ich zB in der Stadt unterwegs bin und die Kamera bewege. In der Außenwelt merke ich nicht davon. Vllt bin auch einfach auf den Kampf fixiert.
 
Zuletzt bearbeitet:
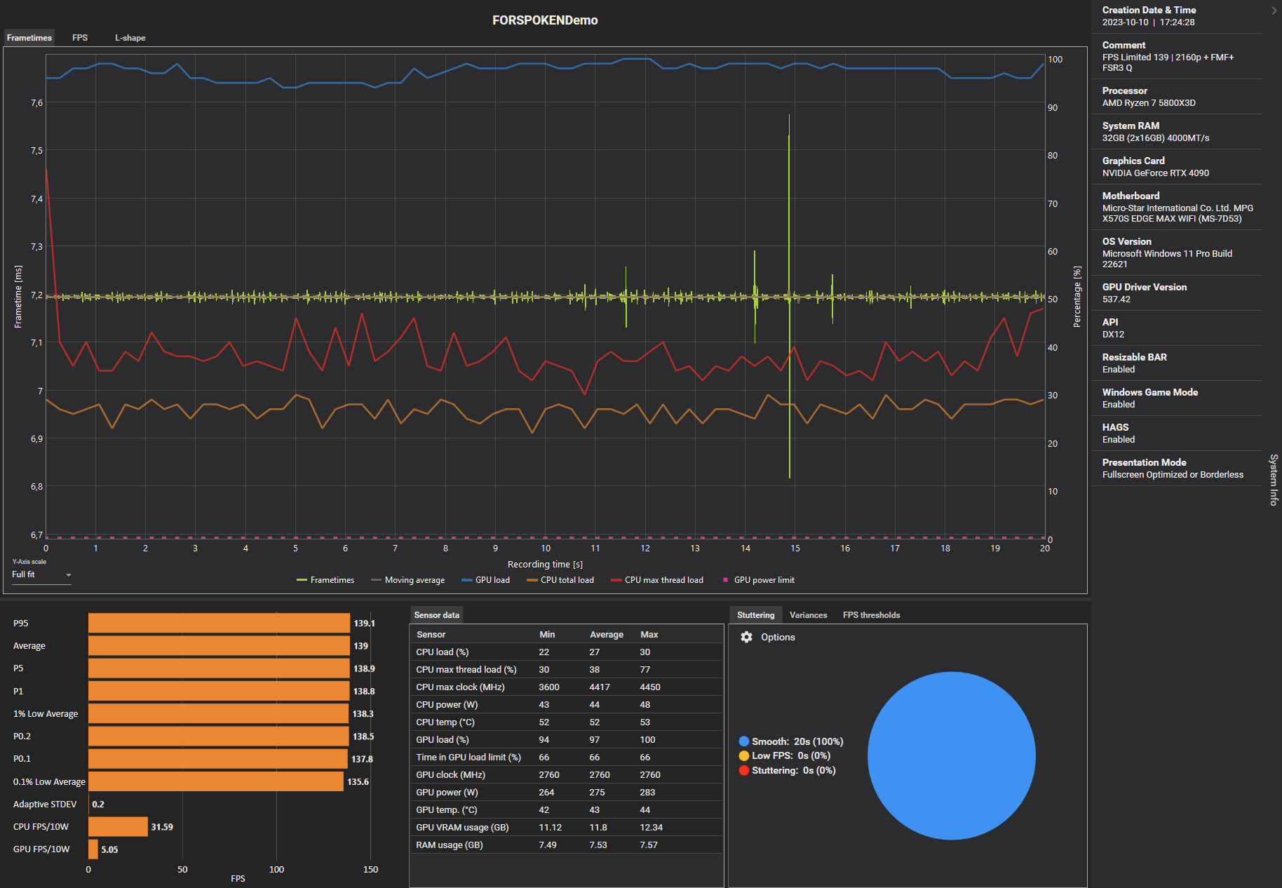
Habe mir FMF und AFMF nun angeschaut.

Während FMF in der Forspoken Demo mit der 4090 und unlimitierten Frames absolut bescheidene Frametimes aufweist, ist es mit Limiter (RTSS + Front Edge Sync auf 139 - bei einem Scaline Sync Wert auf 144) absolut sauber.

Auf der 6600XT die im Zweitrechner werkelt und über den Treiber das AFMF nutzt sind die Frametimes identisch zum nativen Ergebnis, nur werden anstelle der nativen FPS dann die doppelte Menge angezeigt (Radeon Overlay).

Der Interne Benchmark von CP 2077 zeigt weiterhin die 57FPS an während das AMD Overlay 106 angezeigt hat, auch Ingame das gleiche Verhalten.

Ingame 56FPS fühlen sich genauso an wie mit 106 FPS bei aktivem AFMF, somit eigentlich keinerlei "Verbesserung", eher noch eine Verschlechterung, denn durch AFMF werden die bewegten Bilder oftmals verzerrter dargestellt als wenn man das native Bild berechnen würde.

Was Forspoken angeht, so ist die Umsetzung (zumindest mit FPS Limiter) schon okay, wobei ich sagen muss, dass es vom Spielgefühl her beides sehr ähnlich war.

FPS Unlimited
1696960082637.png


FPS Limited 139
1696960112659.png


1696960135148.png

Aufnahmen der 6600XT fehlen noch, muss ich erst einrichten (nutze den Rechner eigentlich nicht und wenn dann nicht zum Zocken).
 
Zuletzt bearbeitet:
  • Gefällt mir
Reaktionen: Windell, mllecamill3 und NOTaNerd
@Wolfgang VRR+FMF: VRR scheint mit Nvidia Grafikkarten in Kombination mit nativen G-Sync Monitoren (die mit Modul) zu funktionieren.

Getestet von mehreren Personen in Forspoken.
 
Kurious: Nvidia profitiert von offenen AMD-Technologien und steht sogar besser dar als der Hersteller, für welchen die Technologie in erster Linier optimiert worden ist, während AMD keinen Zugriff auf propriätere Nvidia-Technologien hat. Double win für Nvidia, würde ich mal sagen. Hoffe, AMD reisst sich mal zusammen, sonst wird das nichts mit der perfekten Balance im dedizierten GPU-Universum, so wie das der Wettbewerbs-Thanos gerne sehen würde (und der Kunde, der sich nicht mehr von aberwitzigen GPU-Preisen gegängelt fühlen müsste).
 
In Forspoken hat es mich überzeugt. Mit NativeAA hat man die beste Bildqualität, die auch mit FMF nicht sichtbar abnimmt, und mit FMF läuft es mit meiner 6700XT spürbar deutlich flüssiger. Ich hätte nicht damit gerechnet, dass man gleich am Anfang so eine gute Bildqualität liefern kann. Freu mich drauf es in CP2077 nutzen zu können!

Ob jetzt nVidia noch ein ganz kleines bisschen besser aussieht ist mir eigentlich auch egal, eine 4080 kostet aktuell ziemlich genau 200€ mehr als eine 7900XTX. Da ich kein Spiel mit RT außer CP2077 spiele würde ich im Prinzip für dieselbe Leistung 200€ mehr zahlen. Das macht den Unterschied zwischen FSR3 und DLSS3 in meinen Augen nie und nimmer wett. Und bis PT wirklich genutzt wird, sich also eine 4000er aktuell lohnen würde, sind die eh deutlich zu langsam. Bleibt in meinen Augen ein No-Brainer.
 
Zuletzt bearbeitet:
  • Gefällt mir
Reaktionen: Krazee, Fyrex, baskervil77 und eine weitere Person
So wie erwartet wird es das reinste Gefrickel mit FMF. Ist HDR damit überhaupt funktionsfähig oder gibt es da auch noch Probleme?
Ergänzung ()

Bierliebhaber schrieb:
Mit NativeAA hat man die beste Bildqualität, die auch mit FMF nicht sichtbar abnimmt, und mit FMF läuft es mit meiner 6700XT spürbar deutlich flüssiger. Ich hätte nicht damit gerechnet, dass man gleich am Anfang so eine gute Bildqualität liefern kann. Freu mich drauf es in CP2077 nutzen zu können!
Also im Artikel steht aber, dass die Bildqualität mit NativeAA auch nicht wirklich der Bringer sein soll. Zu schargezeichnet und dadurch mit Flimmern geprägt.
 
Raucherdackel! schrieb:
Ja - peinlich für die Redaktion. Aber ich verstehe, dass es schwierig ist, wenn plötzlich keiner mehr von den Entwicklern da ist um die Hand zu halten und man plötzlich auf sich allein gestellt ist. Wie damals bei SLI und Crossfire mit den Mikrorucklern bei falschen Spieleinstellungen.

Die Geschichte wiederholt sich immer wieder ^^
Du meinst bei Crossfire. SLI hatte ordentliche Frametimes. Crossfire war im Prinzip Fake, bis es durch FCAT bewiesen wurde und AMD langsam nachgebessert hat.
 
Lille82 schrieb:
Also im Artikel steht aber, dass die Bildqualität mit NativeAA auch nicht wirklich der Bringer sein soll. Zu schargezeichnet und dadurch mit Flimmern geprägt.


Finde das Bild bei Forspoken eh komisch, das Gras z.B. kriegt man kaum vernünftig hin. Vielleicht mit richtigem Downsampling... probiere ich nachher nochmal aus.


Sharky99 schrieb:
Du meinst bei Crossfire. SLI hatte ordentliche Frametimes. Crossfire war im Prinzip Fake, bis es durch FCAT bewiesen wurde und AMD langsam nachgebessert hat.


Quatsch, die gaben sich nichts. Mikroruckler gabs auf beiden Seiten.
Wie soll CF denn Fake gewesen sein? Es gab mehr fps, wie soll das Fake gewesen sein?

Das grundsätzliche Problem war AFR, das zwangsläufig in der damaligen Form zu Mikrorucklern geführt hat. Das "richtige" SLI hatte keine Probleme mit Mikrorucklern, aber hat nicht so viel mehr fps gebracht wie AFR und war, wenn ich mich recht entsinne, auch nicht mit den damaligen DX-Versionen kompatibel. Und weil es ein großer Aufwand gewesen wäre, "richtiges" SLI in aktuellen Spielen zu liefern, und man damit gleichzeitig weniger fps im Vergleich mit AFR gehabt hätte ist Multi-GPU letztlich an AFR gestorben.

Man korrigiere mich, wenn ich falsch liege, aber ich bin mir sicher, dass nVidias "SLI"=CF=AFR war.
 
NOTaNerd schrieb:
Sollte Nvidia nicht bis Q1 2024 zur finalen Version vom Treiber AFMF etwas ähnliches haben, ist AMD hier bei Frame Generation ohne spezielle Spieleimplementierung Vorreiter. Auch eine Frame Generation oder Upscaling ohne Hardware Bindung bietet Nvidia nicht.

Im Allgemeinen hast du natürlich recht mit Nvidias Vorreiterrolle.
AMD ist immer Vorreiter bei Sachen die gar nicht funktionieren.
 
Laber nicht so einen Stuss!
Das ja voll daneben, "gar nicht" kann ja schon mal nicht stimmen!
"Es funktioniert nicht ganz so wie man es glaubt das es sein sollte", so ist es richtig formuliert!
 
  • Gefällt mir
Reaktionen: mllecamill3
Bierliebhaber schrieb:
Crossfire war Fake weil die zweite Grafikkarte 1ms nach der ersten das Bild ausgegeben hat, dann gabs z.B. 20ms Pause und wieder das Gleiche. Es gab viele subjektive Berichte, dass sich Crossfire 60 Fps wie 30 Fps anfühlen. Durch Release von FCAT konnte damals der Betrug bewiesen werden.
 
Zuletzt bearbeitet von einem Moderator:
Was laberst du denn da? :D
Hinter nVidias "SLI" und CF steckte mit AFR genau dieselbe Technik...


Geht bei irgendwem VSR in Forspoken? In anderen Spielen kann ich mit meinem 1080p-Monitor bis zu 4320p auswählen, bei Forspoken aber nicht. Dieses grausame Menü ist echt unter aller Sau, selten so viele Klicks für die einfachsten Einstellungen gebraucht.
 
Was wurde eigentlich aus HAGS = hardware accelerated gpu scheduling?

Ja , alleine für sich hat es in der Vergangenheit meistens kaum messbare bzw vernachlässigbare Vorteile/Nachteile gehabt,

Und während dieses feature bei vielen vermutlich vor FG bereits in Vergessenheit geratene war,

wird es bei nvidia dennoch schon die längste Zeit per Treiber unterstützt,
und ist dort nun scheinbar doch plötzlich sehr wichtig geworden;

denn es wurde ja kommuniziert dass es Voraussetzungen für deren Frame Generation feature auf nvidia gpus ist. (Habe keine nvidia mehr hier also kann ich es nicht testen)

Es hat mich vor dem Hintergrund dann aber doch erstaunt, neulich vor ca. 2- 3 Wochen feststellen zu müssen,
dass die aktuellen amd/intel Treiber noch immer keinen hags support eingebaut haben..?
(getestet auf win 10 , rx 6700 xt/ arc a770)

Allem Anschein nach gab es das Feature bei amd nur immer wieder mal sporadisch und in sehr wenigen beta / Preview Treiber Versionen wo HAGS ab und an plötzlich einmalig auftauchte und danach gleich wieder verschwand mit dem nächsten Release..

Ich war wegen des Umstands wie es bei nvidia funktioniert dann insofern neugierig was fsr3 / frame gen & HAGS betrifft,
ob dort denn ersteres ohne dem zweiten kommen wird,

bzw ob hags dann doch plötzlich - spät aber doch - wieder auftauchen würde und dann auch bei amd kommt um zu bleiben..

Sieht bisher nicht so aus.

Aber erst wegen der gleich zu Beginn von cb beobachteten Unterschiede auf Nvidia Karten ,

ist mir die ganze HAGS Sache jetzt überhaupt wieder eingefallen:

Welches ist denn nun der aktuellste Treiber bei AMD der mit hags Support kommt, und welche Probleme gibt es noch wenns aktiviert ist...?

Hat der bzw die neuen 2024er Preview Treiber für 6000/7000er Karten welche " frame gen " per Treiber ermöglichen sollen hags onboard?
 
0ssi schrieb:
Also meine 4090 ist zu langsam für 4K 120FPS und 4K nativ+TAA sieht schlechter aus als 4K+DLSS Q.
Somit machen für mich sowohl "Upscaling" also auch eine Zwischenbildberechnung absolut Sinn. :daumen:


In 4K nativ zocken ist Energieverschwendung und 4K mit TAA blurry zu machen ist nicht Sinn der Sache.
Übrigens ist DLSS kein einfaches Upscaling sondern soll das Ergebnis von Super Sampling (SSAA) liefern
also die beste Kantenglättung die man sonst nur mit OGSSAA aka Downsamling=DSR/VSR erreicht. :daumen:
Ja in 4k++ verstehe ich das auch. Aber nicht in 1080p oder 1440p bei einer modernen GPU. Die 4070 (ti?) wurde ja direkt mit DLSS Werten beworben... das finde ich absolut schrecklich! Dass wir nun soweit gekommen sind oder so tief gesunken sind?

Die Argumente zum Stromverbrauch verstehe ich - das ist gut - befüworte ich :).

Dennoch ist seit Jahrzehnten mein Wunsch, dass Entwickler ihre Spiele besser optimieren... und jetzt sehe ich DLSS & Co eher als Ausrede, dass sie sich weiterhin ausruhen können und es noch weniger spannend für sie ist.

Auf meiner Steam Deck nutze ich, wenn möglich auch immer FSR, wegen des Stromverbrauchs etc.
Ich kann aber auch am PC die FPS cappen, viele Spiele im Energiesparmodus zocken (einige laufen echt gut, vor allem ältere), etc zum Stromsparen :).
 
  • Gefällt mir
Reaktionen: Ray Donovan
Zurück
Oben