Test Monster Hunter Wilds: Über 400 Community-Benchmarks inklusive RTX 5090 & 5080

gl
theGucky schrieb:
Nunja meine 5080 mit OC, welche in Port Royale doch ihre 350-360W zieht, zieht in Monsters Hunter Wilds nur 250W im Schnitt...

Das Spiel hat auch hin und wieder fiese Ruckler...
Ob es an dem RTX5000er Problem liegt?
Ich glaube nicht, WQHD läuft mein Ultra 7 265KF mit AsRock Steel Legend wie eine 1, aber F-HD komm ich nicht über 50 FPS und stellenweise Ruckelt es wie sonst was.
 
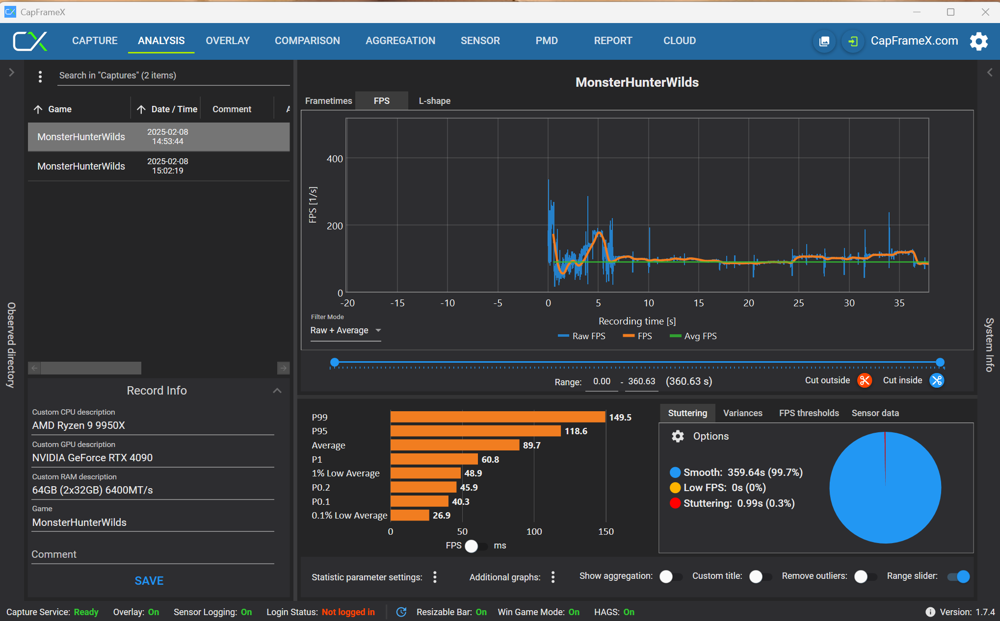
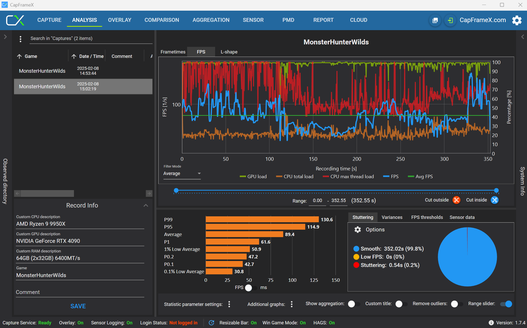
Tronado schrieb:
Seit zehn Jahren kein CapframeX mehr benutzt. :-)

OK, die volle Zeit aufgezeichnet, aber das Diagramm bekomme ich nicht länger dargestellt, oder? UHD/Ultra/DLSS Qualität/RT an.

Anhang anzeigen 1581420

@Taxxor
Eine Idee was da bei ihm falsch eingestellt ist?
Danke

@Tronado
Unter additional Graphs kannst noch CPU und CPU max Thread und GPU Auslastung einblenden ;-)
 
Jetzt aber, Range Slider musste eingeblendet werden.

1739026329254.png
 
  • Gefällt mir
Reaktionen: Esenel
System: RTX 4070, 5900X
2.560 × 1.440, „Ultra“, Raytracing „Hoch“, Upscaling Quality – AVG-FPS: 69,7
 
Wildzerwürger schrieb:
Das Kompilieren der Shader beim Erststart dauerte 20 Minuten mit Western Digital Gold im Raid0 Modus
2x1 TB
Mit meiner China CPU hat der etwa 1,5 Stunden die shader kompiliert 🤣
(Zhaoxin KX-6580 mit 8x2,5GHz)

Hatte erst noch mit dem Gedanken gespielt den Benchmark auch auf meinem VIA Quad-Core laufen zu lassen mit gtx960, aber das ist wohl doch ziemlich zeitaufwendig.
Ggf mache ich morgen mal einen Durchgang.
 
  • Gefällt mir
Reaktionen: Wichipingui
theGucky schrieb:
Das Spiel hat auch hin und wieder fiese Ruckler...
Ob es an dem RTX5000er Problem liegt?

Glaube nicht, dass es an den RTX5000er liegt.

Meine RX7800 XT hat die gleichen Stotterer gehabt, obwohl die FPS von der Höhe total entspannt aussahen. (WQHD)
 
System: RTX 3090 (UV/OC), 5950X (OC)
2.560 × 1.440, „Ultra“, Raytracing „Hoch“, Upscaling Quality – AVG-FPS: 70,86
3.840 × 2.160, „Ultra“, Raytracing „Hoch“, Upscaling Quality – AVG-FPS: 51,82
 
Zuletzt bearbeitet: (**Raytracing korrektur**)
Das Spiel ist aber auch absolut merkwürdig von der Anforderung. Habe seit über 1 Jahr ein UV laufen mit gleichzeitigen erhöhten Clocks und es läuft überall stabil nur Monster Hunter Wilds stürzt direkt ab. Absurd.
Kaum nimmt man das raus und es läuft. Aber das Spiel scheint extrem sensibel auf UV/OC zu reagieren. Werde es eh nicht spielen vermutlich und die Settings direkt wieder gesetzt nach dem kurzen Bench
 
  • Gefällt mir
Reaktionen: Mihau und Ryzen3D
System: RTX 4090 (OC), 7800X3D (UV)
1.920 × 1.080, „Mittel“, Raytracing „Aus“, Upscaling Nativ – AVG-FPS: 134,2
2.560 × 1.440, „Ultra“, Raytracing „Hoch“, Upscaling Quality – AVG-FPS: 114,6
3.840 × 2.160, „Ultra“, Raytracing „Hoch“, Upscaling Quality – AVG-FPS: 90,1

Manche hier haben ohne Raytracing getestet. Ich erreiche auch 96,4 FPS in 4K ohne Raytracing, mit mehr Spannung auch mehr. Wenn man das Benchmark-Tool neu startet, so wird Raytracing auf aus gestellt.
RTX 4090 Core +180 MHz = 2910 MHz. VRAM +2000 MHz = 25 Gbps.
 

Anhänge

  • 4K Raster.jpg
    4K Raster.jpg
    1,2 MB · Aufrufe: 74
  • 4K Raytracing.jpg
    4K Raytracing.jpg
    1,2 MB · Aufrufe: 88
System: RTX 3080 Ti, i7-11700k
3.840 × 1.600, „Ultra“, Raytracing „Aus“, Upscaling nativ – AVG-FPS: 66,98
3.440 × 1.440, „Ultra“, Raytracing „Hoch“, Upscaling Quality – AVG-FPS: 60,75
 
Zuletzt bearbeitet:
Phear schrieb:
Habe seit über 1 Jahr ein UV laufen mit gleichzeitigen erhöhten Clocks und es läuft überall stabil nur Monster Hunter Wilds stürzt direkt ab.
Das liegt am neuen DLSS4. Habe genau das gleiche Problem, ich musste mein Maximales OC und mein UV um jeweils 75 MHz absenken. Von 3000 Mhz auf 2925 MHz (1050 mV) bzw. 2550 Mhz auf 2475 MHz (875 mV).
Das gleiche Problem habe ich bei Cyberpunk mit Transfomer-DLSS sobald ich Ray-Reconstruction anschalte (ohne funktioniert das einwandfrei). Das Internet ist voll mit diesem Problem, anscheinend auch beim neuen SpiderMan 2.
@ComputerBase, das wäre doch einen Artikel wert. DLSS4 mit dem Transformer-Modell scheint wesentlich anspruchsoller zu sein.
 
  • Gefällt mir
Reaktionen: serve1chilled und Mihau
n0ti schrieb:
wie hast du das hin bekomnmen? komme mit GPU OC 2970 Mhz gerade mal auf 69 fps
Ist der Unterschied zwischen mit RT und ohne RT, der beträgt nämlich genau so viel, siehst du wenn du es selbst mal mit und ohne laufen lässt. Die Redaktion kann aber wohl kaum jedes Ergebnis kontrollieren, das wird ja nur per Script ausgelesen und nicht Post für Post.
 
  • Gefällt mir
Reaktionen: Ryzen3D
Phear schrieb:
Das Spiel ist aber auch absolut merkwürdig von der Anforderung. Habe seit über 1 Jahr ein UV laufen mit gleichzeitigen erhöhten Clocks und es läuft überall stabil nur Monster Hunter Wilds stürzt direkt ab. Absurd
Kaum nimmt man das raus und es läuft. Aber das Spiel scheint extrem sensibel auf UV/OC zu reagieren. Werde es eh nicht spielen vermutlich und die Settings direkt wieder gesetzt nach dem kurzen Bench
Bei mir stürzt der Bench auch ab und ich werde mein Setting jetzt nicht extra ändern. Normalerweise funktioniert alles ohne Probleme...
 
Sennox schrieb:
danke, das wäre mega lieb von dir.
Ich bekomme hier nämlich gerade nur +/- 1 FPS mehr heraus wenn ich an der Radeon rumstelle.
Vermutlich liegt das meiste Potential im 5800X3D ^^
@Sennox anbei meine Einstellungen für den 5800x3D und die 7900XTX

Screenshot 2025-02-08 173144.png
Screenshot 2025-02-08 173120.png


Screenshot 2025-02-08 173417.png
 
  • Gefällt mir
Reaktionen: Sennox
System: RX 7900 XT UV/OC, 7700 UV/OC
1.920 × 1.080, „Mittel“, Raytracing „Aus“, Upscaling Nativ – AVG-FPS: 116,07
2.560 × 1.440, „Ultra“, Raytracing „Hoch“, Upscaling Quality – AVG-FPS: 88,54
3.840 × 2.160, „Ultra“, Raytracing „Hoch“, Upscaling Quality – AVG-FPS: 61,53
 

Anhänge

  • 1080png.png
    1080png.png
    9,5 MB · Aufrufe: 74
  • 1440png.png
    1440png.png
    9,1 MB · Aufrufe: 119
  • 2160.png
    2160.png
    9,5 MB · Aufrufe: 96
ToaStarr schrieb:
Den 9800X3D - der zweifelsohen eine extrem gute CPU ist - als optimale oder beste Gaming-CPU zu bezeichnen ist also zumindest mit Blick auf die Praxis Unsinn. Dabei lasse ich Preise für das System, deren "Haltbarkeit", etc. mal außer Betracht...
Und dann zockst du Games die hart ins CPU Limit laufen und schon rennt der 9800X3D weg, auch in 4K. Genau deswegen sind die 720p Benchmarks auch zu 100% realistisch, weil da auch gleich das Szenario von Games im CPU Limit sozusagen "mitgenommen" werden.

Andere CPU Benchmarks sind faktisch gesehen falsch und bringen keinen Mehrwert.
Ergänzung ()

Grovy schrieb:
ich verstehe nicht wie ein 4090 + 5800X3D system langsamer ist als ein system mit einer 4080?!

das kapier ich ned..
System zugemüllt, vllt taktet der Prozessor runter. Irgendwas wird da sein. Je nach Game läuft mein R9 5900X auch auf über 90°C und taktet runter. Ich müsste mal die Kühlung checken, habe da aber keine Lust drauf :p
 
System: RTX 5080 Suprim SOC , 9800X3D (CO-20)
2.560 × 1.440, „Ultra“, Raytracing „Hoch“, Upscaling Quality – AVG-FPS: 109,85
 

Anhänge

  • 20250208174815_1.jpg
    20250208174815_1.jpg
    703 KB · Aufrufe: 61
System: GTX 1050 Ti, 8300H
1.920 × 1.080, „Mittel“, Raytracing „Aus“, Upscaling Nativ – AVG-FPS: 7,7


Spaßeshalber noch auf 1080 lowest settings mit ultra performance upscaling getestet.
Ein wahrer Augenschmaus, und das mit fast 20fps!
 

Anhänge

  • MHW benchmark.png
    MHW benchmark.png
    3,7 MB · Aufrufe: 82
  • MHW lowest ultra performance.png
    MHW lowest ultra performance.png
    3,7 MB · Aufrufe: 68
  • Gefällt mir
Reaktionen: NoNameNoHonor
System: RTX 4080 S, 8700K
1.920 × 1.080, „Mittel“, Raytracing „Aus“, Upscaling Nativ – AVG-FPS: 64,77
2.560 × 1.440, „Ultra“, Raytracing „Hoch“, Upscaling Quality – AVG-FPS: 63,20
3.440 × 1.440, „Ultra“, Raytracing „Hoch“, Upscaling Quality – AVG-FPS: 58,20
3.840 × 2.160, „Ultra“, Raytracing „Hoch“, Upscaling Quality – AVG-FPS: 46,19
 
  • Gefällt mir
Reaktionen: Romanow363
Zurück
Oben