Energiesparplan Zen 3 Ryzen 5000 (modified Powerplans)

Cool, klappt es auch mit dem V5.3 ?
Den nutze ich jetzt, fühlt sich sehr gut an und sollte Leistungsmäßig top sein.

Allgemein kosten beide Pläne so gut wie keine Leistung, bei meinen Tests waren die Durchschnitts-FPS nahezu gleich. Die Unterschiede kommen erst in den Details z.B. 0,1 und 0,2 % Percentile Frames.
 
werd ich auch mal testen. Wie unterscheiden sich deine Powerpläne eigentlich zu denen von @Verangry ?
 
Hatte er einen Ryzen 5000 Plan zum Sparen gemacht? Den 3000er kenn ich, ist top.
 
gibt einen für 3000/5000 high performance, der den boost auf 4800 begrenzt.
 
@Pizza!
Hast du den 5900x aktuell auf PBO Off, On oder Auto?
 
@Phear
PBO ist auf Advanced. Alles manuell eingestellt, +150 MHz.
Curve Optimizer optimiert und PPT 142 Watt / TDC 100 / EDC 145

Im Grunde so dass die 142 Watt ausgenutzt werden, da es sonst nur 133 Watt sind, weil vorher EDC limitert.

Hier mein letzter Test mit dem V5.3 Plan
5900X CO opt +150mhz V5.3 pizzamod 11.10.21.png
 
Pizza! schrieb:
Cool, klappt es auch mit dem V5.3 ?
Den nutze ich jetzt, fühlt sich sehr gut an und sollte Leistungsmäßig top sein.

Allgemein kosten beide Pläne so gut wie keine Leistung, bei meinen Tests waren die Durchschnitts-FPS nahezu gleich. Die Unterschiede kommen erst in den Details z.B. 0,1 und 0,2 % Percentile Frames.
Nach ersten Tests funktioniert dies auch mit 5.3, konnte nun im Desktop-Betrieb von 50% auf 35% Drehzahl bei der Wakü herunter gehen. Vorher war es so, dass wenn ich unter 50% stellte, sich durch die kurzen Boosts die Temperatur und damit auch die Drehzahl kurzzeitig erhöhten.

Die Zen 3 reagieren mir da im Desktop-Betrieb persönlich viel zu aggressiv.
 
@Pizza! Wirklich klasse dein Power Plan. Hatte ihn lange Zeit nicht getestet, weil ich einen 5900X ja für Performance habe und nicht zum Strom sparen. Aber der Unterschied mit deinem Powerplan ist deutlich messbar im Verbrauch bei minimalem Leistungsverlust. (Corsair HX850i Netzteil, kann man den Verbrauch sehr einfach prüfen...)

EDIT: Leider habe ich jetzt mit dem PowerPlan wiederholt sekundenlange Hänger im OS. Teils 30 Sekunden Stillstand gefolgt von einem Bluescreen "DPC Watchdog Violation". Kann ich reproduzierbar auf den Powerplan zurückführen. Gibt es da ggf. Komplikationen mit manchen Curve Optimzer Settings?
 
Zuletzt bearbeitet:
Mit dem Curve Optimizer hat das glaub wenig zu tun, wenn ja dann würde es eher bedeuten das das System vorher schon nicht 100%ig war und nun fällt es durch den Plan auf.

Wenn man nach DPC Watchdog Violation sucht findet man Treiberfehler und ähnliches 🤔

DPC Watchdog Violation bezieht sich auf den Stoppcode: DPC_Watchdog_Violation, das ist ein Blauer-Bildschirm-Fehler, der unter dem Windows-Betriebssystem auftreten kann. Es ist normalerweise aus bestimmten Gründen aufgetreten, wie z.B. nicht unterstützter SSD-Firmware, alter SSD-Treiberversion, Hardware-Inkompatibilitätsprobleme oder beschädigten Systemdateien.

In den Powerplänen sind nur Werte und Vorgaben drin wann die CPU wie boosten soll.
Die Sparpläne sind weder Software noch Treiber. Quasi nur ne Config File.
Dazu sind V5 und 5.3 sehr nah an Windows Balanced dran, zu ca. 95% identisch.

Ich hab Festplatte ausschalten auf "Nie" Standardmäßig gestellt, Windows stellt 20 min., probier das mal.
Screenshot 2021-10-15 000425.png
 
Zuletzt bearbeitet:
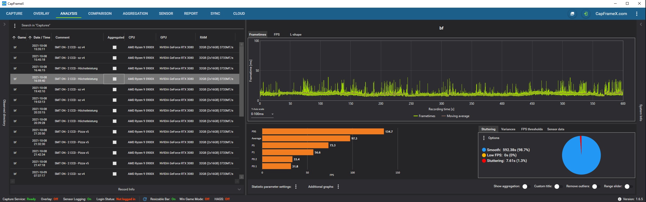
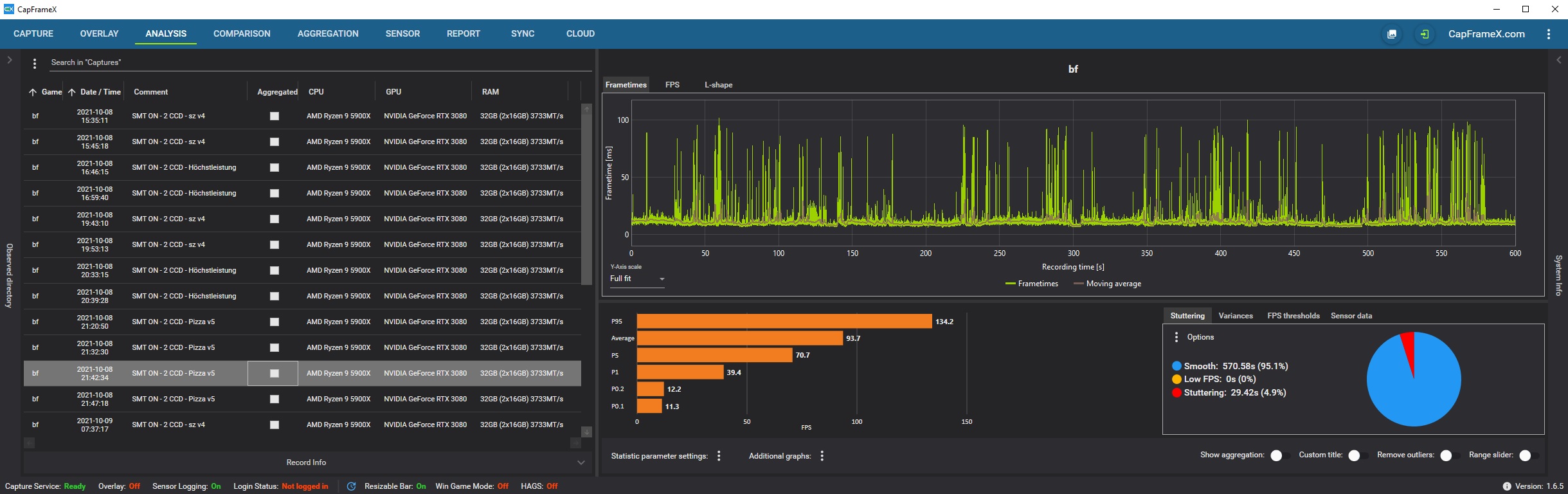
123.jpg


456.jpg


  • 5900X
  • RTX 3080
  • Windows 11
  • Battlefield 2042 Beta
  • PowerPlan V5 vs. Höchstleistung

Habe sehr viel getestet (siehe Liste auf der linken Seite).
Ergebnisse waren immer gleich.
Mit deinem PowerPlan sehr viele Mikroruckler (auch mit dem PowerPlan von sz).
Bei Höchstleistung so gut wie keine Mikroruckler.
Mit ausgeschaltetem SMT und nur einem CCD (war ja die Universallösung beim 5900X und 5950X) waren die Mikroruckler dann natürlich auch bei euren PowerPlans weg, jedoch lief auch hier Höchstleistung besser.
 
Ok, danke für die Tests. 3 Fach ungünstig getestet, Worst Case Szenario 😬

Win 11 ist aktuell eher eine Katastrophe als ein OS, auch mit Patch läuft da nicht alles korrekt.
Nvidia Grafikkarte bei dir, kann ich leider nicht testen. Diese reagieren vorallem im CPU Limit anders.
Battlefield 2042 Beta hat wohl auch noch Probleme wie ich gelesen habe.
 
Dennoch lief es auf Höchstleistung deutlich(!) besser als mit deinem PowerPlan oder mit dem von sz.
Einstellungen ansonsten alle identisch, nur die PowerPlans durchgetestet.
 
Das ist schon klar, bei Höchstleistung gibt es auch keinerlei Parken von Kernen, alle sind immer 100%ig ready.
Sollte für den Alltag aber eigentlich nicht notwendig sein.

Ich zocke mit meinem Plan New World und habe dort keinerlei Probleme trotz starker CPU Auslastung.

Win 11 inkl. massiver Probleme + Battlefield Beta machen die Tests nur bedingt Aussagekräftig.
Aber immerhin gut zu wissen für Leute die auch so gerade Unterwegs sind.
 
Werde in Zukunft bei Spielen immer auf Höchstleistung gehen und in Windows/=Idle auf sz bzw. deinen Plan wechseln.
 
Wenn man es braucht. Ich brauche es nicht. Da ich sowieso im FPS Limit spiele. Da ist ein bessere Sparplan schon sinnvoller. So verbraucht man wenigstens nicht unnötig Strom und die CPU bleibt auch kühler.

Den Pizza Mod 4 nutze ich schon eine Weile. Super Sache.

Ich werde den Pizza V5 Mod mal testen. Was mir spontan aufgefallen ist. Im Idle wenn man den Browser offen hat und Musik hört, verbringen beim Pizza V4 Mod mehr Kerne im C6 State als beim V5 Mod. ca 60 vs 52 %. Verbrauch ist gleich. Von daher vielleicht auch unwichtig. Mal schauen wie es Games wird, aber habe momentan nicht so die Zeit zum zocken.:)

Einstellungen: Energiestatus Bessere Leistung. CPPC Auto. Low Current Idle.
 
IronAngel schrieb:
Wenn man es braucht. Ich brauche es nicht. Da ich sowieso im FPS Limit spiele. Da ist ein bessere Sparplan schon sinnvoller. So verbraucht man wenigstens nicht unnötig Strom und die CPU bleibt auch kühler.

Mikroruckler haben nichts mit FPS-Limit bzw. max FPS zu tun...
Kannst selbst "konstant" 144FPS haben und trotzdem ab und zu Mikroruckler...
Ich habe Gsync und Vsync (im Treiber) an, Vsync in Spielen aus und fpsmax auf 141 (144hz/fps - 3), wie es sich gehört.
 
  • Gefällt mir
Reaktionen: Oakley
K4mpftro11 schrieb:
Nach ersten Tests funktioniert dies auch mit 5.3, konnte nun im Desktop-Betrieb von 50% auf 35% Drehzahl bei der Wakü herunter gehen. Vorher war es so, dass wenn ich unter 50% stellte, sich durch die kurzen Boosts die Temperatur und damit auch die Drehzahl kurzzeitig erhöhten.

Die Zen 3 reagieren mir da im Desktop-Betrieb persönlich viel zu aggressiv.
Also nach nun etwas längeren Betrieb, musste ich leider feststellen, dass mit V5.3 das Problem weiterhin besteht, wenn auch nicht so häufig. Bleibe daher bei V5 damit, tritt es wie schon geschrieben nicht mehr auf.

In Games kann ich keinen gravierend Nachteil mit den Sparplänen zu denen Stock Windows Plänen feststellen.

Habe mittlerweile sogar im BIOS auf den ECO Mode umgestellt, ohne allzu große Nachteile zu haben.
 
10-15°C weniger Temp im idle mit einem 5900X! Vielen Dank dir dafür!:bussi:
 
  • Gefällt mir
Reaktionen: Oakley
Zurück
Oben