Ich hänge aber auf meinem 240Hz Monitor bei 200FPS im CPU Limit und brauche mehr IPC.iron-man schrieb:Wer schon einen 5800X oder 5900X hat und eher weniger spielt,der braucht den X3D nicht.
Du verwendest einen veralteten Browser. Es ist möglich, dass diese oder andere Websites nicht korrekt angezeigt werden.
Du solltest ein Upgrade durchführen oder einen alternativen Browser verwenden.
Du solltest ein Upgrade durchführen oder einen alternativen Browser verwenden.
Test Gaming-Benchmarks: Ryzen 7 5800X3D vs. 5800X, Core i9-12900K und 12900KS
- Ersteller Wolfgang
- Erstellt am
- Zum Test: Gaming-Benchmarks: Ryzen 7 5800X3D vs. 5800X, Core i9-12900K und 12900KS
Tsu
Lt. Junior Grade
- Registriert
- Dez. 2021
- Beiträge
- 327
Der 5800X3D ist eine sinnvolle Initiative von einer Firma, die Konsumenten noch nicht für DDR5 beliefert.
Denke, eS mUss EiNeN SiEGER gEbEn!, ist nicht so meins. Lese ich nicht gerne im Forum.
Eine „Anwendungs-Performance–Krone“ auszuloben, ohne das Budget zu nennen, ist auch sonderbar. Ist das offen, würde die an einen Threadripper oder Epyc gehen.
Denke, eS mUss EiNeN SiEGER gEbEn!, ist nicht so meins. Lese ich nicht gerne im Forum.
Eine „Anwendungs-Performance–Krone“ auszuloben, ohne das Budget zu nennen, ist auch sonderbar. Ist das offen, würde die an einen Threadripper oder Epyc gehen.
Zuletzt bearbeitet:
Visualist
Lt. Commander
- Registriert
- Feb. 2006
- Beiträge
- 1.746
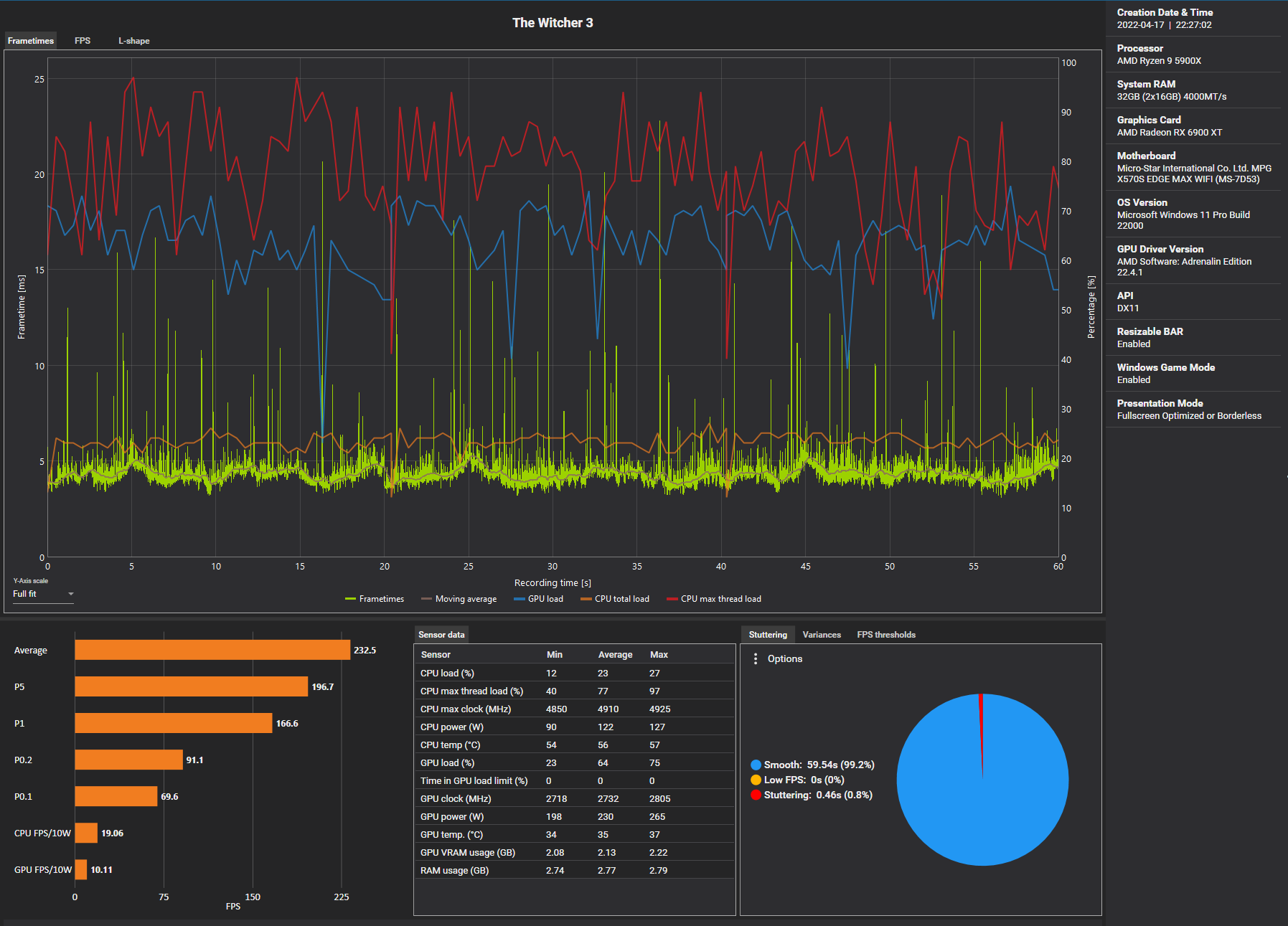
Bitte hau das mal auch ins HWLZer0Strat schrieb:So, hier mal Butter bei de Fische. i7-12700K vs R7 5800X3D RAM Scaling. Die Unterschiede könnten größer nicht sein. Bezogen auf Shadow of the Tomb Raider kann die Alder Lake CPU das Cache Monster sogar überholen. Um das gleiche beim Witcher zu erreichen, müsste man andere Geschütze auffahren. Ein 12900KS mit DDR5-6800 sollte das aber packen.
Wie erwartet, puffert der riesige Cache die Speicherzugriffe weitestgehend weg. Auf der anderen Seite sieht man, dass man vergleichbare Performancesprünge mit sehr schnellem DDR5 ebenfalls erreichen kann. Man kann nur hoffen, dass DDR5 zügig erschwinglich und noch schneller wird.
CPU-seitig kann man das Thema Gaming Performance durch große Caches angehen, aber Zen 4 3D soll angeblich erst 2023 kommen. Wie sich das ganze dann preislich gestaltet, weiß keiner. Intel wird vorerst keine "Game Caches" anbieten, mit Meteor Lake vielleicht. Dass Raptor Lake hier einen Überraschungsschlag landet, wage ich zu beweifeln. Die CPU-Architekturen hängen also doch letztlich wieder am Speicher, aber DDR5 macht den Job gut, wie man unten in der Grafik sieht.
Settings/Timings (optimiert) der Ryzen CPU siehe hier. Falls ihr auf Twitter unterwegs seid, lasst ruhig ein Follow bei XanxoGaming da. Er ist wirklich ein sehr sympathischer Typ. Alle 5800X3D Daten sind vom ihm.
Anhang anzeigen 1209068
Z
Zer0Strat
Gast
Wow, selbst der 12900K mit DDR5-6600 C32 kann den 5800X3D nicht knacken im Witcher Benchmark.
- Registriert
- Juni 2017
- Beiträge
- 4.142
Zer0Strat schrieb:Wow, selbst der 12900K mit DDR5-6600 C32 kann den 5800X3D nicht knacken im Witcher Benchmark.
Anhang anzeigen 1209265
Schlange. Dein Auftritt.
@snakeeyes
Z
Zer0Strat
Gast
Mit ner Radeon kann ich nur sagen gute Nacht. Frag mal @Taxxor. ^^ Aber man muss hier ja nochmal 10% rausholen. Das wird sehr sportlich. Mein Speicher OC ist ne ~50ns Config.snakeeyes schrieb:Hab ich nicht. Aber würde eh nicht gehen, da ich ne 6900xt habe.
Selbst mit 5.4GHz allcore und 7000MT/s holt man nur schwerlich 10% raus.
Zuletzt bearbeitet von einem Moderator:
- Registriert
- März 2019
- Beiträge
- 2.191
snakeeyes schrieb:Die Macht der Radeon stark in mir ist. Aber ohne das Spiel.... eh egal ^^
Und bei dir kannste dann mal eben noch so 30 FPS (mindestens) drauf rechnen.
Zuletzt bearbeitet:
Caramelito
Admiral
- Registriert
- Juni 2016
- Beiträge
- 9.112
Nice Tests.Zer0Strat schrieb:Wow, selbst der 12900K mit DDR5-6600 C32 kann den 5800X3D nicht knacken im Witcher Benchmark.
Anhang anzeigen 1209265
Kannst du evtl herausfinden, wie sich 3d Cache in single core lastigen Games wie WoW o.Ä. schlägt?
Da waren ja Intel CPUs eig mega stark.
In so 25 Mann Mythic Raids hatte man mit ner "normalen" CPU gerne Dips auf unter 60.
Z
Zer0Strat
Gast
Hast du nicht zufällig ne Nvidia Karte rumfliegen?Verangry schrieb:Mach ich das eben...
- Registriert
- März 2019
- Beiträge
- 2.191
Na klar, die schüttel ich mir so aus dem ÄrmelZer0Strat schrieb:Hast du nicht zufällig ne Nvidia Karte rumfliegen?
Musste übrigens die Settings erstmal runter schrauben, hatte noch die "PCGH Wiked" Settings drin
(inklusive HD Texturen Pack, gehe beim Bench mal von Vanilla aus, damit kostet es mich dann ja auch nochmal ein paar FPS - also mit HD Pack)
Dennoch beeindruckend, was der Cache hier an Performance + bringt.
Ich werds ja selbst "bald" benchen, sobald verfügbar kommt der 5800x3D hier rein.
Zuletzt bearbeitet:
Caramelito
Admiral
- Registriert
- Juni 2016
- Beiträge
- 9.112
YouTube
An dieser Stelle steht ein externer Inhalt von YouTube, der den Forumbeitrag ergänzt. Er kann mit einem Klick geladen und auch wieder ausgeblendet werden.
Ich bin damit einverstanden, dass YouTube-Embeds geladen werden. Dabei können personenbezogene Daten an YouTube übermittelt werden. Mehr dazu in der Datenschutzerklärung.
Finde den Vergleich gut für jeden 0815 User.
40 Games.
Im Endeffekt machts kaum was aus, ob man mit nem 12900k od 5800x3d zockt. Beim Ryzen ist das Ende der Fahnenstange erreicht, man spart jedoch gute 200eur fürs "Bundle".
Finde ich nice.
Visualist
Lt. Commander
- Registriert
- Feb. 2006
- Beiträge
- 1.746
Jup das wird für mich noch mal ein richtig großartiges Update mit 50% + auf meinen 3950X bei Spielen für 150 Euro kann man das noch mal machen !
Damit kann ich mir in Ruhe anschauen was AMD mit dem AM5 macht und Intel nächstes Jahr mit ihrem neuen Sockel zeigt dann wird entschieden bis dahin gibt es Top RAM und PCie 5.0 Platten und meine Tochter bekommt dann den X3D !
Damit kann ich mir in Ruhe anschauen was AMD mit dem AM5 macht und Intel nächstes Jahr mit ihrem neuen Sockel zeigt dann wird entschieden bis dahin gibt es Top RAM und PCie 5.0 Platten und meine Tochter bekommt dann den X3D !
Z
Zer0Strat
Gast
Hab's gelesen. Sie behaupten das wirklich, aber es ist falsch. Es macht in vielerlei Hinsicht keinen Sinn. Der Cache ist über einen Ringbus angebunden. Warum sollte man den stacked Cache dann in eine eigene Clock Domain verfrachten, die dann auch noch viel geringer taktet? Ich habe den Betreiber von XanxoGaming gebeten, ein paar Tests laufen zu lassen. Man sieht deutlich in den Daten, dass der Einfluss des IFs erst nach einer Testtiefe von 96MB wirkt. Das ist der Beweis, dass der Cache nichts mit der IF Clock Domain zu tun hat.Gortha schrieb:
ArrakisSand
Lieutenant
- Registriert
- Dez. 2019
- Beiträge
- 994
Und bei diesem Vergleich wurde bereits mit DDR5-6400 CL32 getestet. (Eine Differenz von 81% nur für den Speicher). Das er dabei fast das Doppelte verbraucht bzw. der 12900KS gar fast das Dreifache sagt man an dieser Stelle besser nicht zu laut.Caramelito schrieb:
YouTubeAn dieser Stelle steht ein externer Inhalt von YouTube, der den Forumbeitrag ergänzt. Er kann mit einem Klick geladen und auch wieder ausgeblendet werden.
Ich bin damit einverstanden, dass YouTube-Embeds geladen werden. Dabei können personenbezogene Daten an YouTube übermittelt werden. Mehr dazu in der Datenschutzerklärung.
Finde den Vergleich gut für jeden 0815 User.
40 Games.
Im Endeffekt machts kaum was aus, ob man mit nem 12900k od 5800x3d zockt. Beim Ryzen ist das Ende der Fahnenstange erreicht, man spart jedoch gute 200eur fürs "Bundle".
Finde ich nice.
Vom Preisaufschlag für das grössere Netzteil, Gehäuse Kühlung etc. erst gar nicht erst zu reden.
Den 5800X3D kannst du hingegen fast schon in einem Mini-me Gehäuse mit Mini-me Netzteil unterbringen.
Ach ja beim 12900K ist das Ende der Fahnenstange auch nicht mehr allzu weit weg.
Zuletzt bearbeitet:
Verak Drezzt
Fleet Admiral
- Registriert
- Jan. 2020
- Beiträge
- 11.189
Würde vielleicht auch eher mal den 12700(F) gegen den 5800X3D vergleichen wollen. Denke so viel würde der sich nicht nehmen an Leistungsunterschied im Vergleich zum 12900K(s) und den Verbrauch um einiges reduzieren.Caramelito schrieb:Im Endeffekt machts kaum was aus, ob man mit nem 12900k od 5800x3d zockt. Beim Ryzen ist das Ende der Fahnenstange erreicht, man spart jedoch gute 200eur fürs "Bundle".
- Registriert
- Juni 2017
- Beiträge
- 4.142
ArrakisSand schrieb:Das er dabei fast das Doppelte verbraucht bzw. der 12900KS gar fast das Dreifache sagt man an dieser Stelle besser nicht zu laut.
Vom Preisaufschlag für das grössere Netzteil, Gehäuse Kühlung etc. erst gar nicht erst zu reden.
Den 5800X3D kannst du hingegen fast schon in einem Mini-me Gehäuse mit Mini-me Netzteil unterbringen.
Ist das wirklich so?
Oder wieder mal etwas Quatsch mit Soße?
Du spielst also Spiele in 720p ohne FPS Limiter bei mehreren hundert FPS?
Also ich spiele in 4k bei nem 120er oder 140er Limiter. Da stören mich im Alltag seltenst theoretische Maximal Verbräuche.
Und wenn wir hier nun mal Death Stranding mit der höchsten Leistungsaufnahme anschaun, sehen wir auch, dass der Vorsprung 18% mit dem 12900K beträgt.
Gerne mal die FPS auf gleiches Niveau bringen und schaun ob es dann immer noch so viel ist.
Und zum Thema Gehäuse.
Mach dich doch bitte nicht lächerlich. @martin28bln zeig mal bitte wo man nen 12900K überall reinpacken kann ;-)
Auch wenn das bei mir nie passieren würde.
Ähnliche Themen
- Antworten
- 741
- Aufrufe
- 134.385
- Antworten
- 753
- Aufrufe
- 133.945
- Antworten
- 87
- Aufrufe
- 23.259
- Antworten
- 104
- Aufrufe
- 20.482
- Antworten
- 666
- Aufrufe
- 210.508