Krautmaster
Fleet Admiral
- Registriert
- Feb. 2007
- Beiträge
- 24.408
so eine RTX 2080 TI mit Unlocked Bios (ich bitte um den Link) ist schon nice.
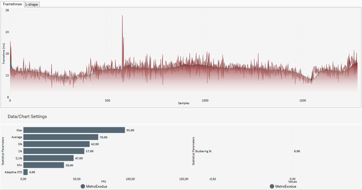
Habe meine Werte nochmal verifiziert. 100 Stable mit ner 980 TI und nem 7980 XE
61 FPS in 1080p Extreme
47 FPS in 1440p Extreme
33 FPS in 4k Ultra
dagegen stehen von Esenel
149 FPS in 1080p Extreme
119 FPS in 1440p Extreme
Schon Leistung satt.
@ DLSS und RTX
https://www.nordichardware.se/nyheter/metro-exodus-dlss-rtx.html
http://www.pcgameshardware.de/Metro-Exodus-Spiel-62179/News/Hotfix-Update-DLSS-1275981/
War wohl weniger Treiber als Game Update. Wäre schön wenn dem CB nachgeht.
Edit. Verdammt da liegen ja Welten dazwischen.
https://onedrive.live.com/?authkey=!ALoHtWEVsaTf15A&id=9892C0D3BC232EC7!8910&cid=9892C0D3BC232EC7
Habe meine Werte nochmal verifiziert. 100 Stable mit ner 980 TI und nem 7980 XE
61 FPS in 1080p Extreme
47 FPS in 1440p Extreme
33 FPS in 4k Ultra
dagegen stehen von Esenel
149 FPS in 1080p Extreme
119 FPS in 1440p Extreme
Schon Leistung satt.
@ DLSS und RTX
https://www.nordichardware.se/nyheter/metro-exodus-dlss-rtx.html
http://www.pcgameshardware.de/Metro-Exodus-Spiel-62179/News/Hotfix-Update-DLSS-1275981/
War wohl weniger Treiber als Game Update. Wäre schön wenn dem CB nachgeht.
Edit. Verdammt da liegen ja Welten dazwischen.
https://onedrive.live.com/?authkey=!ALoHtWEVsaTf15A&id=9892C0D3BC232EC7!8910&cid=9892C0D3BC232EC7
Zuletzt bearbeitet:

















