[Sammelthread] Ryzen 3000 - Erfahrungen aus der Community

SuperSabo schrieb:
Hi zusammen,

wollte mal fragen was ihr mit eurem 3900X so an OC schafft. Primär interessiert mich dabei der stabile Takt mit Prime95 Small FFTs mit aktiviertem AVX2.

Ich mache mal den Anfang:
4,2GHz AllCore mit 1.25V

[...]

Wie sieht’s bei euch aus?

Grüße

Bin noch am ausloten, aber derzeit scheinen 4,3 Ghz mit 1,281V stabil zu laufen.
 
Cpt.Willard schrieb:
Ich habe mal eine grundsätzliche Frage zum "Baseclock" und zu den Einstellungen der Ryzen.
Kann man den Baseclock durch Multi absenken, konkret meine ich hier, dass man bspw. vom 3800x den Baseclock auf das Niveau des 3700x senkt und den höheren Boostclock beibehält?
Warum Baseclock absenken? Zum Testen?
Verliert man doch nur Leistung...


mal in die Runde gefragt...
Bei wieviel BCLK ist bei euch Schluss?
Mehr als 109,25 ist bei mir nicht drin, ohne was an der Chipset-Spannung zu machen
 
Den BCLK lasse ich eigentlich unangetastet. Wüsste jetzt auf Anhieb auch nicht was das bringen sollte? Hat jemand schon eine Testreihe gemacht, ob hierdurch ein besseres (im Sinne von Spannung/CoreClock) OC Ergebnis möglich wird?
 
Und genau da liegt das Problem.
Viele nvme machen 101 schon nicht mehr mit. (Meine macht sogar bei 100.35 die Grätsche.

Ohne nvme sinds 103.5 dann machen die SATA ssds nicht mehr mit.

Und wirklich was bringen tut das ganze auch nicht, außer eben beim benchen.

Man kann allerdings so herausfinden, wie hoch der if gehen würde.
Da die meisten 1900 schaffen und mit bclk dann sogar höher gehen, kann man schauen ob es einfacher oder schwerer wird den stabil zu bekommen.

Mein 3800x machte 1923mhz mit, mein 3900er allerdings nur 1887 deswegen kann ich sagen, der 3800 schafft die 1900 stabil und der 3900 eben 1866.

Gibt im RAM oc discord auch EINEN der 1933 stabil bekommen hat und ist einer von 3 Leuten die ich kenne, die es auch 24/7 laufen lassen können. Die anderen 2 haben auch damit ihre Probleme, aber zum kurzen benchen reicht es immer.
 
  • Gefällt mir
Reaktionen: iron-man, cm87 und kodix
.Dome schrieb:
Bin noch am ausloten, aber derzeit scheinen 4,3 Ghz mit 1,281V stabil zu laufen.

Und? Wie weit biste gekommen? Du testest auch mit Prime95 AVX2 Small FFT?
 
  • Gefällt mir
Reaktionen: Peericles
Was meinst du genau? Die Prime-Settings oder Spannung und Takt vom Kollegen?

EDIT: Du tümmelst dich aber auch in jedem Thema, was? :D
 
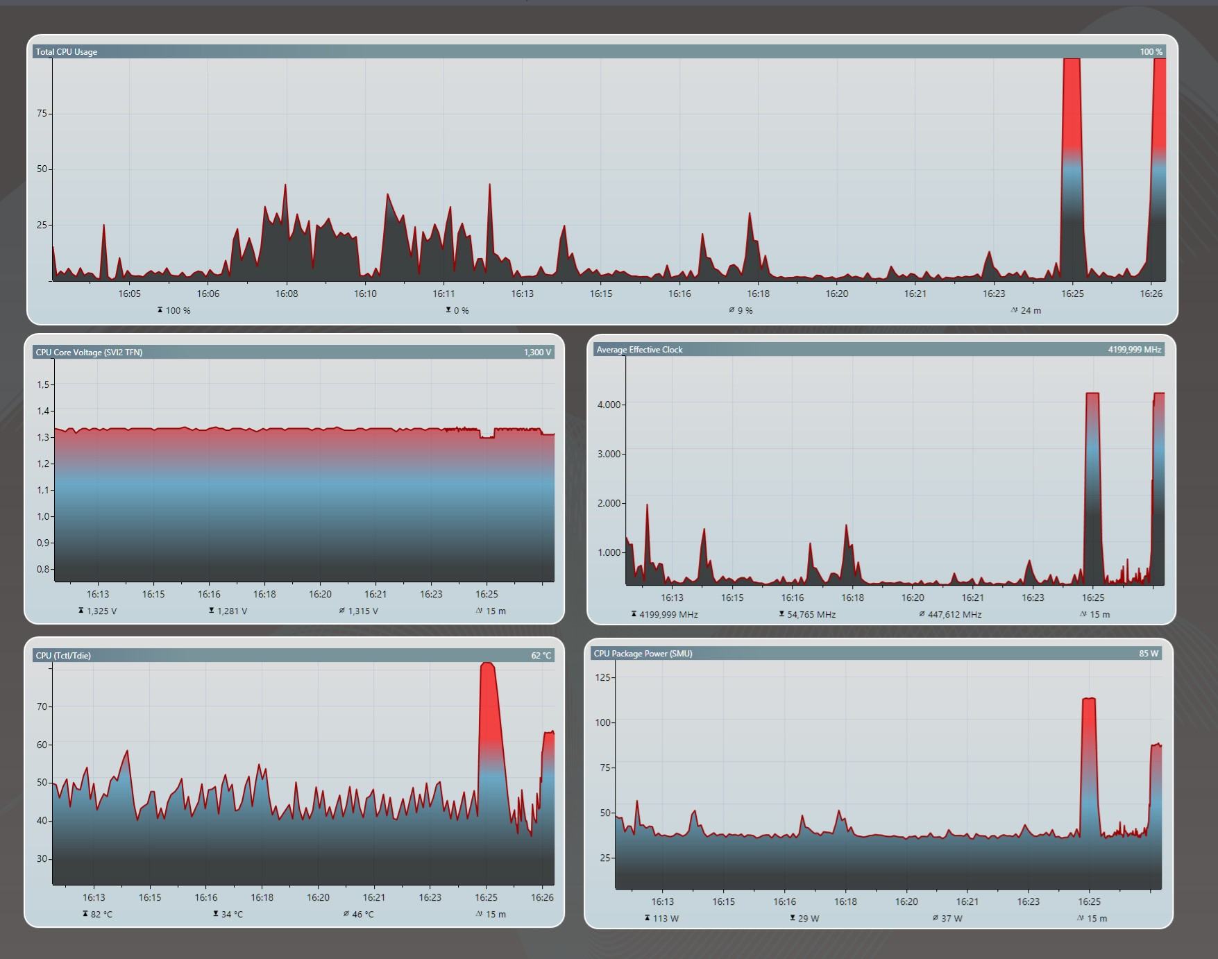
Derartige Spannungen vor allem. Komme damit auf über 15W pro Kern und etwa 50K Delta Wasser-CPU. Zum Vergleich: R20 (mit AVX!) braucht etwa 10-11W pro Kern bei ~30K Wasser-CPU.

Unbenannt.png


R20 vs Prime Small FFT AVX2
IMG_20200405_103321.jpg


Das ist einfach eine reine und unnötige Folter für die kleinen 7nm Dinger. Es hat schon gute Gründe, weshalb die 3000er mit Stock PBO hier deutlich geringere Spannungen anlegen. Die Degradation dürfte bei den Strömen ziemlich enorm sein. Bei meinem aktuellen auf maximale Effizienz getrimmten Setting mach ich mir dagegen keine Gedanken mehr:
1586853378862.png


Knapp 40% weniger Verbrauch bei nicht mal 10% geringerem Takt. Guter Tausch meiner Meinung nach. Dabei hat sich (trotz kaum verändertem Surf-Verbrauch) auch die Surf-Temperatur deutlich beruhigt:
Surfen4200.png


Surfen3800.png


SuperSabo schrieb:
EDIT: Du tümmelst dich aber auch in jedem Thema, was? :D

Na logisch, aktuell einfach zu viel daheim ;)
 
Zuletzt bearbeitet:
  • Gefällt mir
Reaktionen: peterX
SuperSabo schrieb:
Und? Wie weit biste gekommen? Du testest auch mit Prime95 AVX2 Small FFT?

Tatsächlich sehe ich das ähnlich wie der Kollege und greife mittlerweile nicht mehr auf Prime95 zurück. Ich teste die Stabilität mithilfe von CB R20 (AVX) und den im Alltag verwendeten Programmen / Spielen. Habe damit extrem gute Erfahrungen gemacht. Sicher wird das hier einige nicht überzeugen, allerdings ist mir das Recht schnuppe. Kein System ist identisch. Meins noch dazu ein ITX Bau in 12 Litern. Jeder Vergleich hingt damit per Definition.

Edit: Bevor hier jemand die Aussage in den falschen Hals bekommt. Ich verdiene kein Geld mit dem System. Wäre dies der Fall, so käme für mich ein OC sowieso nicht in Frage.
 
peterX schrieb:
fest eingestellten Spannug passieren kann

*zu hoher Spannung bei zu hoher Stromstärke ;)

Man sollte eben mit Bedacht vorgehen, dann läuft ein Allcore-OC durchaus besserer (effizienter+flotter) im Alltag.
 
Wenn ich meine CPU effizieneter laufen lassen will, stell ich im Windows energieplan enfach 99% max Leistung ein. Da verlier ich zwar ca.10% Leistung, spare aber mal ganz geschmeidige 30 Watt bei meinen kleinen Scheißerle. Und ich muss nicht jedes mal ins Bios. :daumen:
 
Hab nun auch mal etwas Zeit gefunden für OC gefunden
Ryzen 3600 auf ASRock B450 Pro 4
4,2GHz AllCore 1,10V
4,5GHz AllCore 1,35V
4,6GHz habe ich noch nicht stabil bekommen auch nicht mit mehr Spannung.
 
Möchte auch hier mal ein kurzes Beispiel geben, wann AMDs Precision Boost im Alltag oft viel Potential - vor allem bei der Effizienz liegen lässt.

"Fixer" Allcore wird hier häufig als ineffizient, schädlich und Zeitverschwendung abgestempelt. Es ist allerdings die einzige (allgemein funktionierende) Möglichkeit, bei geringen Belastungen mit den Blauen mithalten zu können hinsichtlich der Effizienz und des absoluten Verbrauchs. Zu Recht wird von vielen (Intel-) Nutzern der verhältnismäßig hohe Spieleverbrauch/Singlethread-Verbrauch kritisiert, da dies wohl für die meisten auch der überwiegende Anwendungsfall ist.

Das Zen 2 aber auch anders kann, sieht man hier recht gut:

55W PPT Limit
javaw_2020_04_15_15_03_18_292.jpg
RocketLeague_2020_04_15_15_01_44_457.jpg
3,8@1,100VID
javaw_2020_04_15_15_07_23_496.jpg
RocketLeague_2020_04_15_15_08_34_128.jpg

15W mehr Package bei absolut gleichbleibender Leistung im GPU/Frame-Limit - ~50% höherer Verbrauch durch den Boostmechanismus.

Nachdem AMDs Boost immer versucht, aus den vorgegebenen Limits die maximale Spannung und den maximalen Takt zu erreichen, bleibt hier einfach massig Effizienz liegen. Diese Limits abzusenken hilft zwar etwas bei hohen Lasten (in R20 werden mit den 55W dann zumindest 3,675 MHz erreicht vgl. mit 3,8 GHz Allcore bei gleichem Verbrauch), aber in den meisten Szenarien verbessert sich die Effizienz kaum bis gar nicht.

Nur mit fixem Allcore ist es mir möglich, in (meinen) Spielen (und Settings) meine vorherige Sandy Bridge CPU auch in der Effizienz zu überflügeln und auf das Niveau der aktuellen Mainstream-Intel zu kommen.

@TheTrapper Hättest du mal einen Screenshots von R20 Multithread mit 4,2 und 4,5 (inkl. Spannung/Temperatur/Verbrauch)?
 
Zuletzt bearbeitet:
TheOpenfield schrieb:
Nur mit fixem Allcore ist es mir möglich, in (meinen) Spielen (und Settings) meine vorherige Sandy Bridge CPU auch in der Effizienz zu überflügeln und auf das Niveau der aktuellen Mainstream-Intel zu kommen.

@TheTrapper Hättest du mal einen Screenshots von R20 Multithread mit 4,2 und 4,5 (inkl. Spannung/Temperatur/Verbrauch)?

Sorry aber Sandy Bridge hat nicht mal auch nur annähernd eine Chance in Sachen Effizienz.
Hatte selbst eine Zeit einen i7 2600k in Betrieb und der hat über 100 Watt verbraten und nicht mal annähert so viel Leistung wie ein 3600. Hat man dann noch übertaktet waren auch 150 Watt kein Problem. Auch keiner der aktuellen Intel CPUs kommt kann mit der Effizienz mithalten. Nur im IDLE braucht der Ryzen etwas mehr.

Screenshots mache ich gleich mal.
 
Zurück
Oben