• Mitspieler gesucht? Du willst dich locker mit der Community austauschen? Schau gerne auf unserem ComputerBase Discord vorbei!

News Star Wars Jedi: Survivor: Release am Freitag ohne Technik-Test, aber mit Day-1-Patch

Duke711 schrieb:
Dann lasse doch mal die Worst Case Szene laufen:

https://extreme.pcgameshardware.de/...enchmarks-star-wars-jedi-survivor-cpu.633967/

Wäre interessant wie hier dein 5800X3D abschneidet.
1682693350688.png
 
  • Gefällt mir
Reaktionen: Duke711
Verak Drezzt schrieb:
wenn du dir mal das tolle Cyberpunk Video mit dem 7800X3D komplett angeschaut hättest, hättest du auch gesehen das so gut wie kein Performance Unterschied zwischen low und epic Details vorhanden ist, daher ist da nix mit "Regler" bedienen

Keine Ahnung was Du da erzählst. Ohne RT waren hier konstant 90 FPS möglich. Auf low wurde die 4090 nur noch zu 45% bei konstant 90 FPS ausgelastet. Also selbst auf Epic ohne RT ist man über 60 FPS bei SWJS

Der Worst Case Benchmark zeigt bezüglich dem 7800X3D ja das man in AVG 73 FPS mit RT und 4K erreichen kann.

Das Spiel wäre dann nicht optimiert wenn man selbst ohne RT die 60 FPS nicht erreichen kann und das ist eindeutig nicht der Fall. Hier werden doch nur die Personen bestraft die es unnötig hielten eine CPU aufzurüsten und jedes CPU Limit nicht bedacht haben. Vieleicht hätte man vorher mal Anno 1800 oder den Microsoft Flight Simulator spielen bzw. Benchmarks anschauen sollen. Somit ist das eher eine Kauffehlentscheidung gewesen.

Es ist eben ein Spiel mit einer verdammt guten Grafik. Zitat von Raff bezüglich PCGH (der alle Graffikarten und zich Spiel Benchmarkes durchführt:

Zitat:

---------------------------------------
Weitere zwei Stunden später muss ich mich korrigieren bzw. die Aussage präzisieren: Das Spiel sieht nicht nur spitze aus, es ist definitiv die Grafikreferenz 2023, bisher. =) :daumen:

Und auch sonst bin ich sehr angetan. Inszenierung, Schauplätze, Charaktere, deutsche Synchronisierung, Gameplay-Flow ... das fühlt sich alles wirklich poliert und nach "Triple-A" an. Klarer Fortschritt gegenüber dem eigenen Vorgänger, gefällt mir insgesamt besser. Sonst wäre ich nicht schon wieder versackt - erneut ohne einen Bug oder Crash (22 GiB VRAM max. Allocation). Wer einen halbwegs potenten Rechner hat, wird hier definitiv Spaß haben.
-------------------------------------------


Gute Grafikkarte ist nicht selten auch ein Hardwarefresser. Dafür gibt es im Spiel ja die Regler und RT kann man abschalten.
Ergänzung ()

Taxxor schrieb:


Interessant wie sehr der 5800X3D gegenüber dem 7850X3D abkackt.
 
Duke711 schrieb:
Interessant wie sehr der 5800X3D gegenüber dem 7850X3D abkackt.
Aber wie gesagt, da hatte ich alleine im ersten Level bisher schon Stellen wo es weniger war, Worst Case ist das also für mich nicht

1682693877556.png
 
Zuletzt bearbeitet:
Verak Drezzt schrieb:
erzähl das mal bitte denen die wie ich mit einer CPU von 2020 oder zuvor unterwegs sind, fällt einem nichts mehr bei ein, bei solchen Kommentaren
Duke711 schrieb:
Regler bedienen oder neue CPU kaufen. Hier würde es reichen RT abzuschalten. Hardware altert eben.
es geht immer noch hier drum, sowie deine Aussage und nicht um deinen tollen aktuellen 500€ teuren 7800X3D, stellst du dich extra blöd oder was ist bei dir los ?
 
Haben die AMD´ler hier schon den 23.4.3 Treiber drauf? Bringt der was?

Bin noch am runterladen des Spiels....
 
was soll der Treiber bringen wenn man knallhart ins CPU Limit rennt, ggf. machst du mit RT bei einer RX6700XT 3-4FPS gut
 
Verak Drezzt schrieb:
es geht immer noch hier drum, sowie deine Aussage und nicht um deinen tollen aktuellen 500€ teuren 7800X3D, stellst du dich extra blöd oder was ist bei dir los ?

Sagt ausregerechnet jemand der keine Argumente hat.

Du erwartest das ein top Grafikspiel und einer ausgereizten UE4 mit jeder Hardware in höchster Auflösung bei maximalen Setting mit RT bei mind. 60 FPS läuft? Dann liegt das doch eindeutig an deinen falschen Erwartungen. Ebenso wenn Dir nicht bewusst ist das es CPU limitierte Spiele gibt.

Nur weil ein Spiel extreme CPU limitiert ist und somit eine neue und leistungsfähigere CPU benötigt, ist das noch lange kein Beweis für ein Optimierungsproblem. Zumal ohne RT für die 60 FPS auch kein 7800X3D benötigt wird. Das sind doch alles Fakten. RT abschalten oder eben eine bessere CPU kaufen, ganz einfach.
 
Duke711 schrieb:
Nur weil ein Spiel extreme CPU limitiert ist und somit eine neue und leistungsfähigere CPU benötigt, ist das noch lange kein Beweis für ein Optimierungsproblem.
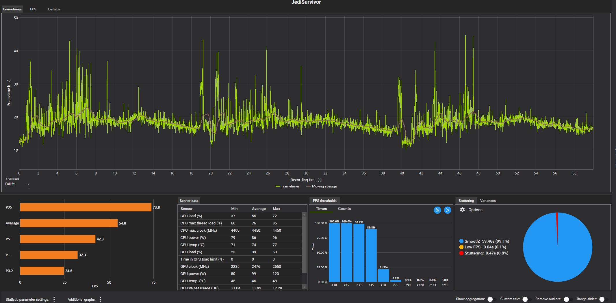
Die Optik von Jedi Survivor ist aber absolut keine Rechtfertigung, dass ein 5800X3D, also einer der Top 10 CPUs, hier z.B. 37FPs macht
1682694306721.png


Anhand der Daten von der PCGH Szene dürfte ein 7950X3D, also die aktuell stärkste CPU, in der Szene knapp 50FPS machen, wenn ich den Unterschied in der Szene auf die FPS hier drauf rechne.

Selbst ein Pathtracing Cyberpunk läuft mit dem 5800X3D noch auf über 100FPS(1080p FSR/DLSS Performance) und das fordert die CPU schon gewaltig.
Wie wären denn 37FPS hier zu rechtfertigen?
 
Zuletzt bearbeitet:
  • Gefällt mir
Reaktionen: Celinna
Duke711 schrieb:
Du erwartest das ein top Grafikspiel mit einer ausgereizten UE4 mit jeder Hardware in höchster Auflösung bei maximalen Setting und RT bei mind. 60 FPS läuft,
was geht bitte in deinem Kopf vorsich ? es war hier von keine einzige Rede, das Spiel läuft mit CPU's von 2020 nicht mal im Schnitt mit konstanten 60FPS ohne RT und da isses auch wie gesagt vollkommen wumpe ob du nun in low oder Epic Details zockst
 
piccolo85 schrieb:
Aber das wird mal wieder an Denuvo liegen.

Stimme zu. Was ich an Videos sah, schaut für mich auch sehr nach Denuvo aus. (im Gamestar Vid ab Minute 6 z.B.)
 
hier schau dir das bitte an, kommt mit meinem 10700 und FSR gerade so über 50FPS in Innenräumen




und so sieht es dann draußen aus mit einem 11700K





was willst du mir dann erzählen von wegen es gäbe keinerlei Performanceprobleme bei dem Game
 
Verak Drezzt schrieb:
was geht bitte in deinem Kopf vorsich ? es war hier von keine einzige Rede, das Spiel läuft mit CPU's von 2020 nicht mal im Schnitt mit konstanten 60FPS ohne RT und da isses auch wie gesagt vollkommen wumpe ob du nun in low oder Epic Details zockst

Aha und wo sind die Beweise?

Deine Behauptungen interessieren micht nicht.

Hier, leider nur mit RT, aber auch hier läuft es mit 60 FPS:

 
Unti schrieb:
Me too... Me too...
Gut, dann bin ich nachher mal zuversichtlich mit meinem OCten 13700K... du hast den Frametimegraph nicht an. Wie siehts mit der aus? 70-90 sind i.O. (Nativ oder mit FSR? DLSS wird ja nicht supportet).
Hoffe es Stottert nicht vor sich hin...

BTW: ist das schon mit dem Day1 Patch? Oder kommt der noch?
Ergänzung ()


Die Peaks sehen übel aus, das spürt man definitiv.....
Danke fürs kurze testen....
ich nativ, FSR dürfte aber sowieso auch nichts bringen weils wieder glorreich im CPU Limit versinkt. DLSS 3 wäre sehr wichtig bei dem Titel aber das hält ja leider die Zusammenarbeit mit AMD zurück... tja leider sind das immer die Dümmsten und unverständlichsten unnötigen Machtkämpfe oder besser gesagt Geldsack werferei der Gamingindustrie (bei Nvidia ja nichts anderes, wobei die oft FSR mit drin haben...)

naja ganz so rosig sieht es nicht mehr aus (hab da noch einen Screenshot im Ursprungspost ergänzt). Im 2 Gebiet ist die fps erst im richtig guten 100+ Bereich um dann bei ähnlicher Szene auf 40 runterzubrechen, solch unoptimierten sche* hab ich noch nie gesehen. Das ist weit schlimmer als in dem Last of Us Video von Digital Foundry wo die sich lustig darüber gemacht haben, warum in einer leblosen Gasse die CPU auf 100% läuft... TloU läuft bei mir doppelt so gut in der schlechtesten Stelle...
ich habs jetzt beiseite gelegt, dass tu ich mir nicht an. Das erste Game was mit einer 4090 + 5800x3D nicht wirklich spielbar ist, klasse Leistung. :daumen: Day1 Patch ist placebo, bringt null. Denk auch mal ohne DLSS3 wird das unspielbar bleiben, da fehlt locker 1+ Jahr der feinschliff.
 
Duke711 schrieb:
Aha und wo sind die Beweise?
Hab dir oben ja 2 Bilder mit 41 und 37FPS verlinkt, mit der stärksten CPU aus H12022

Und ja, an der Stelle in deinem Video hatte ich auch 60-70FPS, in den Szenen danach werden es eben 20-30FPS weniger^^
Ohne RT springt es dort immerhin von 36-40 auf um die 50, was aber immer noch klar zu wenig ist für das Gebotene.
 
Zuletzt bearbeitet:
Hab ersten Planet durch beim Bossfight hab Ich dann Raytracing ausgestellt.
Drops auf 30fps und massive Spikes wollte Ich mir nicht mehr geben..

Jetzt läuft es auf ca. 90-100fps.
Werde jetzt noch 4K DSR probieren die 4090 langweilt sich ziemlich..

129000k 5Ghz Allcore + 4000G1 tight Timings Ram
 
Auch wenn ich keine Singleplayer Spiele spiele, würde mich interessieren wie hier ein 13700K oder 13900K abschneidet.

Profitiert das Spiel überhaupt von dem VCache, oder ist das eines dieser Spiele, welche mehr von der Frequenz profitieren?
 
t3chn0 schrieb:
Profitiert das Spiel überhaupt von dem VCache
hatte von bang4buck dieses Video vorhin geteilt und nehmen sich wohl beide nichts

Ergänzung ()

 
Taxxor schrieb:
Selbst ein Pathtracing Cyberpunk läuft mit dem 5800X3D noch auf über 100FPS(1080p FSR/DLSS Performance) und das fordert die CPU schon gewaltig.
Wie wären denn 37FPS hier zu rechtfertigen?


Dann mal Anno 1800 oder den Microsoft Flight Simulator spielen. Cyberpunk ist kein CPU limitiertes Spiel, hat auch nichts mit Raytracing zu tun.

Weder ein Anno 1800, noch ein Microsoft Flight Simulator sind schlecht optimiert und die erreichen mit einer 4090 auch keine konstant über 60 FPS.
 
Zurück
Oben