• Mitspieler gesucht? Du willst dich locker mit der Community austauschen? Schau gerne auf unserem ComputerBase Discord vorbei!

News Star Wars Jedi: Survivor: Release am Freitag ohne Technik-Test, aber mit Day-1-Patch

hier noch ein Video mit nem 5800X in medium Settings, gerade so die 60FPS, läuft doch wunderbar oder etwa nicht ?

Ergänzung ()

und macht wie gesagt in high oder ultra Details bei 1440P sowie 4K keinen einzigen Unterschied im CPU Limit, aber hey keine Performance Probleme zusehen...
 
Duke711 schrieb:
Cyberpunk ist kein CPU limitiertes Spiel, hat auch nichts mit Raytracing zu tun.
Natürlich ist es stark CPU limitiert, vor allem mit RT kam mein 5800X nicht mehr über 80 FPS, ohne RT keine Probleme über 100 zu kommen.

Und Simulationsspiele sind generell CPU intensiver, aber ein Jedi Survivor hat nichts, was so einen CPU hunger rechtfertigen könnte.


Mich interessiert aber dieser "Bug" beim Umschalten von Raytracing im Menü, habe gerade mal diese Szene hier getestet, das Spiel gestartet während RT aktiv war, danach RT ausgestellt und dann wieder angestellt.
1682695798752.png


Also Mit RT hatte ich die höchsten FPS, als ich es ausgestellt habe, sind die FPS gesunken, was soll das denn sein?
Und wenn ich es dann wieder anstelle sind die FPS komplett im Keller.

Das Problem ist, zumnindest dort wo ich gerade bin, sehe ich beim Wechsel nirgends einen Unterschied, hab also keinen Anhaltspunkt ob RT an ist oder nicht, sieht alles gleich aus.
Von daher kann ich gerade nicht mal sagen ob beim frischen Start mit bereits ausgewähltem RT auch wirklich RT aktiv ist.

Entweder ist der Bug, dass es beim Start nicht aktiv ist, obwohl ausgewählt, oder der Bug ist dass es aktiv ist, aber beim aus und wieder anschalten die Performance wegbricht.

Edit: Hier die PCGH Szene, da vberhält es sich anders, aber auch hier bringt aus und wieder einschalten von RT während man Ingame ist, einen Performanceverlust
1682697980217.png
 
Zuletzt bearbeitet:
Verak Drezzt schrieb:
hier noch ein Video mit nem 5800X in medium Settings, gerade so die 60FPS, läuft doch wunderbar oder etwa nicht ?


und macht wie gesagt in high oder ultra Details bei 1440P sowie 4K keinen einzigen Unterschied im CPU Limit, aber hey keine Performance Probleme zusehen...

Schön, hier schon am fordernden Anfang AVG 57 FPS, später dann mehr. Macht im Mittel dann deutlich mehr als 60 FPS ohne RT. Hast somit deine eigene Aussagen widerlegt.


Taxxor schrieb:
Natürlich ist es stark CPU limitiert, vor allem mit RT kam mein 5800X nicht mehr über 80 FPS, ohne RT keine Probleme über 100 zu kommen.

Nein ist es nicht, über 200 FPS und kaum ein Unterschied bezüglich den CPUs, kann man gerne in Prozent umrechnen:

https://www.igorslab.de/en/amd-ryze...as-perfect-and-above-all-efficient-upgrade/3/
 
Stimmt, gab ja nur insgesamt 2 Redaktions- sowie 3 Community Tests zu Cyberpunk mit Unmengen an Daten und im letzten CPU Test war es auch noch zusammen mit 13 anderen Spielen mit allesamt manuell ausgesuchten Benchmarkszenen dabei.

Da ist ein Igor, der einfach den Ingame Bench von 8 Spielen durchlaufen lässt(gehe ich von aus, denn welche Szenen er genau testet, steht in dem Artikel nicht), natürlich viel besser.
 
  • Gefällt mir
Reaktionen: Celinna, Captain Mumpitz, heroesgaming und eine weitere Person
UlliK schrieb:
Habe da eine Frage zur Grafikeinstellung bei mir ist ein Feld angegraut da kann ich nichts rumstellen. Vielleicht weiß einer von Euch wie und ob ich da meine native Auflösung einstellen kann?
Du musst auf Vollbild umstellen 🙂 nicht diesen Fenstermodus. War bei mir auch so.
 
  • Gefällt mir
Reaktionen: UlliK
schturmyy schrieb:
Naja CB testes mittlerweile auch nur noch so wenig wie möglich, und auch stark biased , ich vertrau da mittlerweile igor mehr

Wahrscheinlich sind beide Tests "richtig". Aber ich kann dir versichern, dass auch mein 5800X mit aktivem RT in Cyberpunk bei deutlich unter 100 FPS limitiert.

Die Framerates bei Igor sind auf jeden Fall sehr untypisch für den normalen Spielablauf.

Dennoch ist Cyberpunk eigentlich gut optimiert. In der BVH Structure wird nahezu die gesamte Stadt abgebildet. Jetzt ist das Spiel selbst ohne RT schon ziemlich ambitioniert. So eine dichte Stadt war ja z.B. auf den last-gen Konsolen gar nicht mehr flüssig möglich, so dass 20 FPS häufig die Regel war.

Dass das auf nem 5800X mit dem hohen Raytracing overhead bei so hoher Framerate läuft zeugt von einer guten Optimierung und Ausnutzung der Leistung. Spider-Man Remastered läuft z.B. schlechter. Gut, da ist die Streaming Last vermutlich höher, aber die Stadt ist auch bei weitem nicht so detailliert..

Klar, mittlerweile haben neue CPUs bei der Leistung nochmal ordentlich eins draufgelegt. Dass aber selbst diese CPUs jetzt bei Jedi Survivor im CPU Limit sind unterstreicht nur nochmal wie extrem schlecht die neuesten Spiele laufen.

Vergleicht man Open Worlds die in den letzten 10 Jahren auf nur 1/3 oder 1/2 der Leistung aktueller High End CPUs bei über 60 FPS möglich waren, muss man sich wirklich fragen wo die ganze Leistung momentan hin geht.
Vor allem müsste das in jedem Tracing Tool überdeutlich sichtbar sein. Einfach nur krank wie viel Leistung da verschwendet wird. Teilweise ist die Performance ja nur halb so hoch wie bei Cyberpunk mit Raytracing. Absolut bescheuert.
 
schturmyy schrieb:
Warum ist eine Technikseite, mit so großer Reichweite nicht in der Lage einen Technik Test zu stellen (Zeitnah)?

Stattdessen wird die "Arbeit" anderer Websiten zusammengefasst.
Aber welche Aussagekraft hat der Test einer Vorabversion mit Defiziten, wenn doch bereits bekannt ist, dass zum Launch ein Patch erscheinen wird, der manche der bestehenden Probleme adressieren wird?

Manche Praktiken der Publisher sollten vielleicht auch nicht unterstützt werden. So ein Test erzeugt Aufmerksamkeit und Reichweite und stellt für die Redaktion einen erheblichen Arbeitsaufwand dar. Da wäre es meines Erachtens auch durchaus okay, ein Spiel erst mit einem umfangreichen Test zu honorieren, wenn es technisch aus dem Gröbsten raus ist.

Seitens der Redaktion wäre meine Motivation Testergebnisse zu veröffentlichen, die zum Launch des Spiels bereits wieder veraltet sind, auch eher gering.
 
Taxxor schrieb:
Wenn das während dem Gameplay passiert schon, aber wie gesagt die zwei hinteren waren beim Schließen der Map, also nicht schlimm an der Stelle.
Der vordere weiß ich gar nicht mehr.
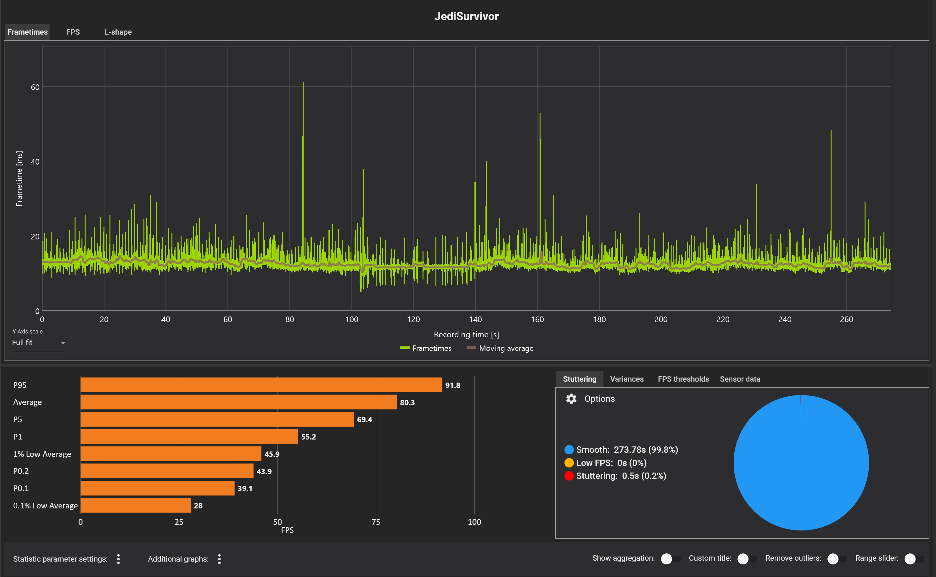
Also ich hab jetzt mal paar Minuten ins erste Level reingeschaut - anbei mal ein kleiner Auszug.
Also die Ladestutterer der UE4 sind merklich, alle gefühlt 120s wenn es kurz beim Levelübergang nachlädt gibts nen Peak.
Das nervt, aber leidlich hat man sich dran gewöhnt... vll. wird das mit den Shadern ja besser, er macht ja auch Building Shaders am Anfang, ich hoffe auf nen späteren fix oder Verbesserung.

Ansonsten ist der GPU Load in 4K da, nicht so wie im Gamestar Video, scheint alles i.O.

Aber kann mich auch irren, bin wie gesagt nur auf den Dächern auf Coruscant gewesen, da wars mal stabil, wenn das so durchwegs wäre, dann meinetwegen, dann wäre das spielbar.
65-100 FPS ist mit VRR schon ok, und das war nativ.

Screenshot 2023-04-28 182551.png
1682698887479.png
 

Anhänge

  • Screenshot 2023-04-28 182717.png
    Screenshot 2023-04-28 182717.png
    3,8 MB · Aufrufe: 133
Bei mir wird jetzt erst der ~2GB Patch runtergeladen, den einige hier schon gepostet hatten, bevor ich überhaupt das erste mal meinen PC angemacht hatte heute^^

Aber warum brauche ich dafür so unglaublich viel Platz?
1682699503796.png
 
Wenn ich hier immer lese ich hab AVG 72 FPS bei 4K und ich hab 60-65 max PPS bei WQHD und co.......dann frage ich mich wirklich manchmal........ des ist vollkommen scheiss egal, das allein relevante ist eine stabile Frametime und die 1% (0,1%) LOW FPS (wenn das gewährleistet ist kann man die Spiele auch prima mit 40/50/60FPS spielen sehen Konsole) und das kann eben die EU4/UE5 wegen den Pre-Shadern ohne mehr aufwand oder teils gar nicht auf den PC gewährleisten deshalb ist die Engine ja auch dafür bekannt. Epic selbst ist sich dessen bewusst und geht verstärkt das Problem mit der Version 5.2 (PSO-Precaching-Mechanismus) an weil es speziell mit der kombination DX12 und UE5 besonders schlimm ist bei UE4 wiederum gibt es die Möglichkeiten vorausgesetzt der jeweilige Entwickler nimmt extra Zeit und Geld in die Hand.

Ich hab mal für die die es wirklich Interessiert hier mal ein paar Links angehängt der kann sich gerne die Problematik durchlesen und wird`s verstehen. Die Berichte sind in englisch aber ich glaube man kann sie auch prima automatisch übersetzen.

What is shader compilation and how it became scourge of modern PC gaming

How Unreal Engine 5 is tackling the biggest problem in PC gaming

DX12 PSO-Precaching
 
Zuletzt bearbeitet:
  • Gefällt mir
Reaktionen: mr_clark, ThreepQuest64 und Unti
MujamiVice schrieb:
Für die Grafik ist es doch nicht gut :)
Schlecht ist die Grafik nicht, aber ja generell hast du recht.
Ergänzung ()

Taxxor schrieb:
Bei mir wird jetzt erst der ~2GB Patch runtergeladen, den einige hier schon gepostet hatten, bevor ich überhaupt das erste mal meinen PC angemacht hatte heute^^
Siehst du irgend eine Game-Version?
Dann könnte man mal abgleichen, mir meldet der nichts - bin um 16 Uhr heimgekommen und gleich gestartet, der Preload lief aber seit heute früh durch.
 
  • Gefällt mir
Reaktionen: MujamiVice
Ich hab aber auch irgendwie das Gefühl, dass sich an dem Schlagwort "selbst auf einer 4090 nur X FPS" zu sehr aufgehangen wird (als ob jeder eine 4090 hat). Demnach dürfte es ja auf anderen Karten überhaupt nicht laufen, aber das tut es ja trotzdem. Das Spiel hat offensichtlich mindestens ein VRAM/Memory Leak Bug, bei einer rein schlechten Optimierung müssten andere Karten viel schlechter skalieren. Der Vorgänger lief ja selbst auf dem Steam Deck noch problemlos.

Teilweise wird auch berichtet, dass sich das nach der ersten Welt deutlich bessern würde, wurd eigentlich schon überprüft ob in der Zeit (unkommuniziert) Shader Compilation abläuft?

schturmyy schrieb:
tut mir leid das es für die Redaktion Arbeitsauwand ist, ich dachte darum sind wir hier um Tests ZEITNAH zu lesen. Es ist für mich völlig egal wer wie motiviert ist, das ist ein Job.[..]
Ich erwarte aktuelle Tests, Zeitnah! Selbst getestet.[..] Kunde ist König, wir sind Kunde, unsere Kommentare und besuche dadurch verdient CB und paar faule redakteure leben davon
Sonst noch irgendwelche Ansprüche? Hast überhaupt gelesen, warum CB das macht, was sie machen (was auch vollkommen sinnvoll ist)?
 
  • Gefällt mir
Reaktionen: Dama, rumpeLson und Chilifritten
scott1080 schrieb:
Wenn ich hier immer lese ich hab AVG 72 FPS bei 4K und ich hab 60-65 max PPS bei WQHD und co.......dann frage ich mich wirklich manchmal........ des ist vollkommen scheiss egal, das allein relevante ist eine stabile Frametime und die 1% (0,1%) LOW FPS und das kann eben die EU4/UE5 ohne mehr aufwand oder teils gar nicht auf den PC gewährleisten deshalb ist die Engine ja auch dafür bekannt
Danke für die Infos, natürlich hast du recht. FPS sind nicht unwichtig, aber egal wie hoch die AVG FPS sind, solange es Stuttert wie nochmal was ist das Spielgefühl direkt hin....
Ergänzung ()

MR2007 schrieb:
Ich hab aber auch irgendwie das Gefühl, dass sich an dem Schlagwort "selbst auf einer 4090 nur X FPS" zu sehr aufgehangen wird (als ob jeder eine 4090 hat). Demnach dürfte es ja auf anderen Karten überhaupt nicht laufen, aber das tut es ja trotzdem.
Ich hab mich in meinen vorherigen Posts meist auf das Gamestar Video in WQHD bezogen, weil dort sieht man in RTSS eindeutig, dass kein Load da war und selbst in WQHD 40-50 FPS nur da waren mit ner 4090.
Du kannst dir ausmalen, wie krebsig alles andere drunter (auch bei keinem Load - weil einfach mies optimiert) gelaufen wäre.
Natürlich ist es egal wie viel FPS auf ner 4090 ankommen, ich brauch mit ner 4090 auch keine konstanten 120 FPS, für mich ist die Karte vor allem eine >60 FPS native 4K Karte, mehr will ich nicht.

Was ich am Ende will ist konstanter Output also eine glatte Frametime, fertig.
Und das hast du hier nicht - zumindest sehr oft nicht.
So schlimm wie bei The Callisto Protocol am Anfang ist es nicht, aber dennoch scheiße und ich hätte hier von Respawn und EA für so einen AAA Titel mehr erwartet.
Aber eigentlich egal, zieht sich durch alle Titel 2022/2023....
 
  • Gefällt mir
Reaktionen: mr_clark
Irgendwas ist beim RT auf jeden Fall verbuggt, aber es tritt bei mir nicht immer auf, um genau zu sein hab ich jetzt schon 3 Verschiedene Verhaltensweisen gesehen, wenn ich mit RT starte, dann deaktiviere und dann wieder aktiviere.

Die erste Szene die ich getestet hatte
Start mit RT = 82
RT aus = 72
Rt an = 48

Dann hab ich den PCGH Run gemacht
Start mit RT = 57
RT aus = 75
Rt an = 51

Und eben noch nach dem Run auf dem gleichen Planeten mich an ne Stelle gestellt wo ich sicher sehen konnte ob RT an ist oder nicht
Start mit RT = 53
RT aus = 73
Rt an = 53
 
Unti schrieb:
Du kannst dir ausmalen, wie krebsig alles andere drunter (auch bei keinem Load - weil einfach mies optimiert) gelaufen wäre.
Das mein ich ja, zumindest nach Steam Rezensionen und anderen Youtube Videos, ist es ja eben nicht so, dass alles drunter total katastrophal ist. Hier ist jemand auf Epic mit WQHD und ner 6700 XT bei 40-50 FPS, hier jemand in FHD auf Epic mit einer 3050 30-40 FPS, hier hat jemand in FHD mit einer 1060 um die 25 FPS (gerade mal spontan gesucht, wenn auch alles mit RT off).

Wenn das mit der reinen Rohleistung oder VRAM Größe der 4090 skalieren würde, dann müssten die ja einstellige FPS Zahlen haben, was das "selbst auf einer 4090 nur X fPS" suggeriert. Deshalb finde ich diese Schlagzeilen von GameStar und co. ein wenig am Thema vorbei, auch wenn sie in der Kritik natürlich völlig Recht haben.
 
Also ich muss ehrlich sagen, wenn ich mir das so angucke hier:


Scheint das Spiel gar nicht so gut auszusehen und das Gameplay ist auch eher mau. Ist jetzt zumindest mein Eindruck.
 
Zurück
Oben