• Mitspieler gesucht? Du willst dich locker mit der Community austauschen? Schau gerne auf unserem ComputerBase Discord vorbei!

Bericht GPU- und CPU-Benchmarks: Die Community jagt FPS im neuen Counter-Strike 2

Hallo @Jan - In der Eingabe Maske steht bei 3.840 × 2.160 immer noch 8xMSAA, obwohl in der Tabelle und den Ergebnissen 4xMSAA steht... das sollte korrigiert werden, weil sonst 4x und 8x MSAA Ergebnisse für dasselbe Diagramm eingereicht werden, und niedrigere 8x Ergebnisse die 4x Tabelle verfälschen...
 
Zuletzt bearbeitet:
  • Gefällt mir
Reaktionen: Hawk1980, MoinWoll, Jan und eine weitere Person
allgemeine Frage: Aktiviert ihr bei solchen Shootern eigentlich VSync? Ohne könnte ich gar nicht aber man verzichtet halt auf FPS
 
Skellgon schrieb:
allgemeine Frage: Aktiviert ihr bei solchen Shootern eigentlich VSync? Ohne könnte ich gar nicht aber man verzichtet halt auf FPS
Nein, niemals, VSync ist das schlimmste, weil es nicht nur die fps reduziert sondern auch den Input Lag stark erhöht. Deutlicher Nachteil in Online Shootern!

Ich persönlich bin empfindlich für niedrige Hz/fps und hohen Input Lag (mit VSync fühlt sich die Mauseeingabe total verzögert/"schwammig" an), aber "Tearing" hat mich noch nie gestört, bemerke ich zum Glück gar nicht, wenn ich nicht darauf achte.
 
  • Gefällt mir
Reaktionen: Cinquedea
Esenel schrieb:
Wenn man 960p vergleicht, den Run von @Taxxor mit einem Zen4 3D, dann kommt er auf 949 fps avg und einen P1 Wert von 480 fps.
Der RPL ist avg hier zwar ne Ecke langsamer, macht das aber bei den P1 Werten mehr als wett.
920 fps avg und P1 von 575 fps.
Ich denke mal das ist eine Kombination aus deinem 4090 OC und dem schnelleren RAM. Siehe die Ergebnisse vom 13900K von Fliffi (nur 468 FPS P1). Mit tighten Ram timings bekomme ich beim 7800X3D auch so hohe P1 Werte
 
Fliffi schrieb:
3.840 x 2.160, „Sehr hoch“, 4-faches MSAA: 243,8
Der Wert erscheint mir etwas hoch. Bei gleichen Einstellungen komme ich nur auf 207,1 FPS mit der 4090. Meine taktet zwar nicht besonders hoch (2685/2700 MHz), aber wenn Deine 18% schneller ist, müsste sie eigentlich mit ~3200 MHz takten. Tut sie das? Kann auch gut sein, dass ich irgendwas falsch gemacht habe.

Edit: Da auch @Verangry wesentlich mehr FPS in 4K hat, liegt das Problem ziemlich sicher bei mir.

Fliffi schrieb:
Komisch, fast alle benchen hier in 4k auf 8x MSAA. Laut Hauptseite sollten es doch nur 4x sein.
Das liegt daran, dass die Eingabemaske (vermutlich fälschlicherweise) noch 8x MSAA angibt, ich denke das wird heute gefixt werden. Habe in 4K auch in 4x MSAA gebencht.
 
Zuletzt bearbeitet:
System: RTX 4090 OC, 5800X3D
3.840 x 2.160, „Sehr hoch“, 8-faches MSAA: 249,8

Edith:
Hab das Game noch mal neu herunter geladen und nun mit den richtigen Settings gebenched (vorher war 8x MSAA aktiv)

1696404062356.png

Sind also knappe 50 FPS (AVG) Unterschied zwischen 4xMSAA und 8xMSAA.

Nun kann ich es wieder deinstallieren :D
 
Zuletzt bearbeitet:
  • Gefällt mir
Reaktionen: Ned Flanders und cm87
Verangry schrieb:
System: RTX 4090 OC, 5800X3D
3.840 x 2.160, „Sehr hoch“, 8-faches MSAA: 249,5
Deine 4090 taktet 13,9% höher als meine, ist aber 20,5% schneller. So langsam glaube ich, dass ich beim Benchen irgendwas falsch gemacht habe.
 
Verangry schrieb:
Steht im Bild unten bei GPU Takt ;)
Jopp habe ich dann auch gesehen und den Post entsprechend editiert.^^

Verangry schrieb:
Und schau mal nach ob du Reflex an hast, das würde deine FPS etwas mindern.
Reflex war aus. War bei Dir Boosted Player Contrast auf enabled (bei mir schon)? Kann aber eigentlich nicht so viel Unterschied machen. Mache heute evtl. nochmal ein paar Runs. Meine Werte in den geringeren Auflösungen scheinen ganz gut zu den Werten der anderen 4090er zu passen, nur in 4K scheint es sehr stark abzuweichen. Evtl. liegt es auch an der nicht nativen Auflösung zu der ich meinen 3440x1440 Monitor gezwungen habe. Werde es nochmal auf dem 4K Fernseher testen.
 
Zuletzt bearbeitet:
Ich habe die settings gewählt die CB angegeben hat.
Preset sehr Hoch (nun mit 4XMSAA anstatt 8 in 2160p) und dann gebenched.
Den Rest hab ich nicht angerührt.

Vielleicht verhungert deine Karte einfach? Stell einfach Mal das UV ab lass die Karte Stock rennen.

Kannst auch +220 auf den Chip geben (so hab ich es gemacht) und beim Speicher +900 bei einem Powertarget von 113% (510w).
 
  • Gefällt mir
Reaktionen: MoinWoll
Verangry schrieb:
Ich habe die settings gewählt die CB angegeben hat.
Preset sehr Hoch (nun mit 4XMSAA anstatt 8 in 2160p) und dann gebenched.
Den Rest hab ich nicht angerührt.
OK, danke für die Info!

Verangry schrieb:
Vielleicht verhungert deine Karte einfach? Stell einfach Mal das UV ab lass die Karte Stock rennen.
Die Karte lief stock, UV habe ich nur den 7800X3D.

Verangry schrieb:
Kannst auch +220 auf den Chip geben (so hab ich es gemacht) und beim Speicher +900 bei einem Powertarget von 113% (510w).
Das wird leider nicht gehen, da meine Karte (Gainward Phantom) nur maximal 450W zulässt und generell nicht sehr taktfreudig ist. Es geht mir eher darum, warum die Diskrepanz zwischen unseren Karten so groß ist. Bei ~14% mehr Takt würde ich eher ~10% mehr Leistung erwarten und nicht ~20%. Aber wie gesagt, ich gehe stark davon aus, dass das Problem irgendwo bei mir liegt.
 
Zuletzt bearbeitet:
System: RTX 4080 OC, 7800X3D
3.840 x 2.160, „Sehr hoch“, 8-faches MSAA: 183
 

Anhänge

  • Screenshot 2023-10-04 100527.png
    Screenshot 2023-10-04 100527.png
    474,3 KB · Aufrufe: 191
@MoinWoll
Einfach mal schauen was CX beim Powerdraw bei dir angibt und dann mal vergleichen mit den anderen die Ihre Werte gepostet haben.

Bei mir zieht die Karte trotz höherem PT Limit auch "nur" 448w (was ja nah am stock Wert wäre) und dann schau bei dir, wieviel deine Karte zieht.

Kann einfach sein, dass deine Karte "verhungert" eben aufgrund des fehlenden Powerlimits.
Takt ist nicht alles, denn der Crossbar-Takt spielt auch mit rein.

Dieser ist aber nicht einzeln übertaktbar, sondern eine Kombination aus Powerlimit, Spannung und Takt und wird dann von der Karte automatisch angelegt.

Auslesen kann man dies mit dem NV Inspector von Orbmu2k
1696407030747.png
 
  • Gefällt mir
Reaktionen: MoinWoll
DeMeP schrieb:
Ein 19 Jahre jüngeres Spiel spielt sich nach ganzen 1-2 Runden Eingewöhnungszeit immernoch ungewohnt? Hätte ich nicht erwartet. :p Spaß beiseite, du kannst natürlich spielen was du willst, aber manchmal kann man die gute alte Zeit hinter sich lassen und was Neues ausprobieren :) Vielleicht hab ich den Troll im Raum auch nicht gesehen
nee nee nix troll. Habe in der Vergangenheit immer mal wieder cs go gespielt und wurde damit auch nicht warm. Und das neue CS ist auch einfach nicht meins :) und weisst eh einen alten Baum verpflanzt man nicht ;). Und die gute alte Zeit hinter sich lassen ist manchmal gar nicht so gut :) solange source noch läuft und lebt werde ich das zwischen drin(maximal 1h pro woche...) weiterhin spielen.
 
  • Gefällt mir
Reaktionen: DeMeP
Die fehlerhafte Angabe von "8-faches MSAA" im Formular zur Übermittlung der Ergebnisse ist jetzt endlich auch behoben, sorry dafür. Wer den Benchmark mit 8x statt 4x in UHD durchgeführt hat, der kann das hier gerne nochmal kundtun - dann werfe ich die Ergebnisse raus. Sorry!
 
  • Gefällt mir
Reaktionen: Redundanz
fox40phil schrieb:
Nur dass es leider noch keine freien Server gibt oder?!
Bei denen, die ich gefunden habe handelt es sich um CSGO Server aus Polen :D.
Das kommt glaube noch :(...

PS: ich musste kein Tutorial machen. Liegt sicherlich daran, wenn man vorher schon CSGO gezockt hat... Wurde ja einfach umgemünzt.
laut google kann man einfach dedicated server laufen lassen. wenn interesse besteht kann ich gerne nen cb cs server laufen lassen...
 
  • Gefällt mir
Reaktionen: fox40phil
KeLcO schrieb:
mhm ... okay.

Und du bist so vorgegangen wie im Artikel (Video) gezeigt?
Ja, genau wie im Video. Habe das Video sogar extra mehrfach angeschaut um es genauso zu machen.
 
RadeoForce schrieb:
Dein System: RX 6800 XT OC, 5800X3D
1280x960, Niedrig, kein MSAA: 831,8
1920 x 1080, Sehr hoch, 8x MSAA: 303,7
2560 x 1440, Sehr hoch, 8x MSAA: 201,7
Was stimmt mit meinen Benchmarks nicht?
 
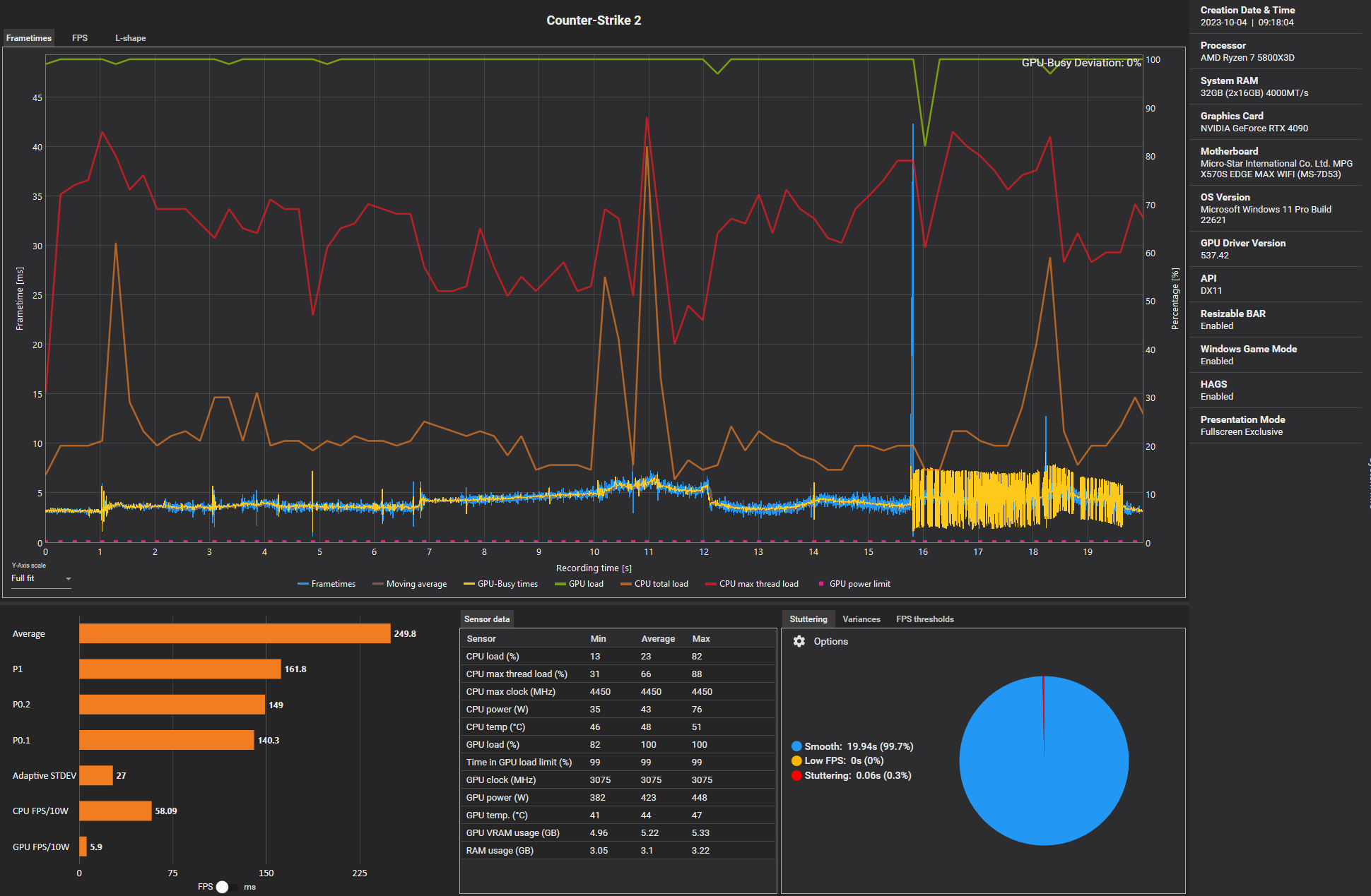
MoinWoll schrieb:
System: RTX 4090, 7800X3D UV
1.280 x 960, „Niedrig“, kein MSAA: 996,8

Magst mal von dem Run die CX Analyse zeigen?
Mich würden die P1 Werte interessieren.

Danke dir und gutes Ergebnis!
 
  • Gefällt mir
Reaktionen: MoinWoll und Jan
Zurück
Oben