Leserartikel [Sammelthread] AMD Ryzen/Threadripper Overclocking

Gibt es irgendwo ein aktuelles Tut für Ryzen5000 oc?
Hab den Eindruck, sobald ich im BIOS irgendwas bei PBO verstelle, sinken die Werte, was doch eigentlich keinen Sinn machen dürfte. Habe jetzt dieses cppc mal aktiviert, steht sonst auf Auto.

5Ghz hab ich hier noch nie gesehen. Sys siehe Signatur.
 
Der Kabelbinder schrieb:
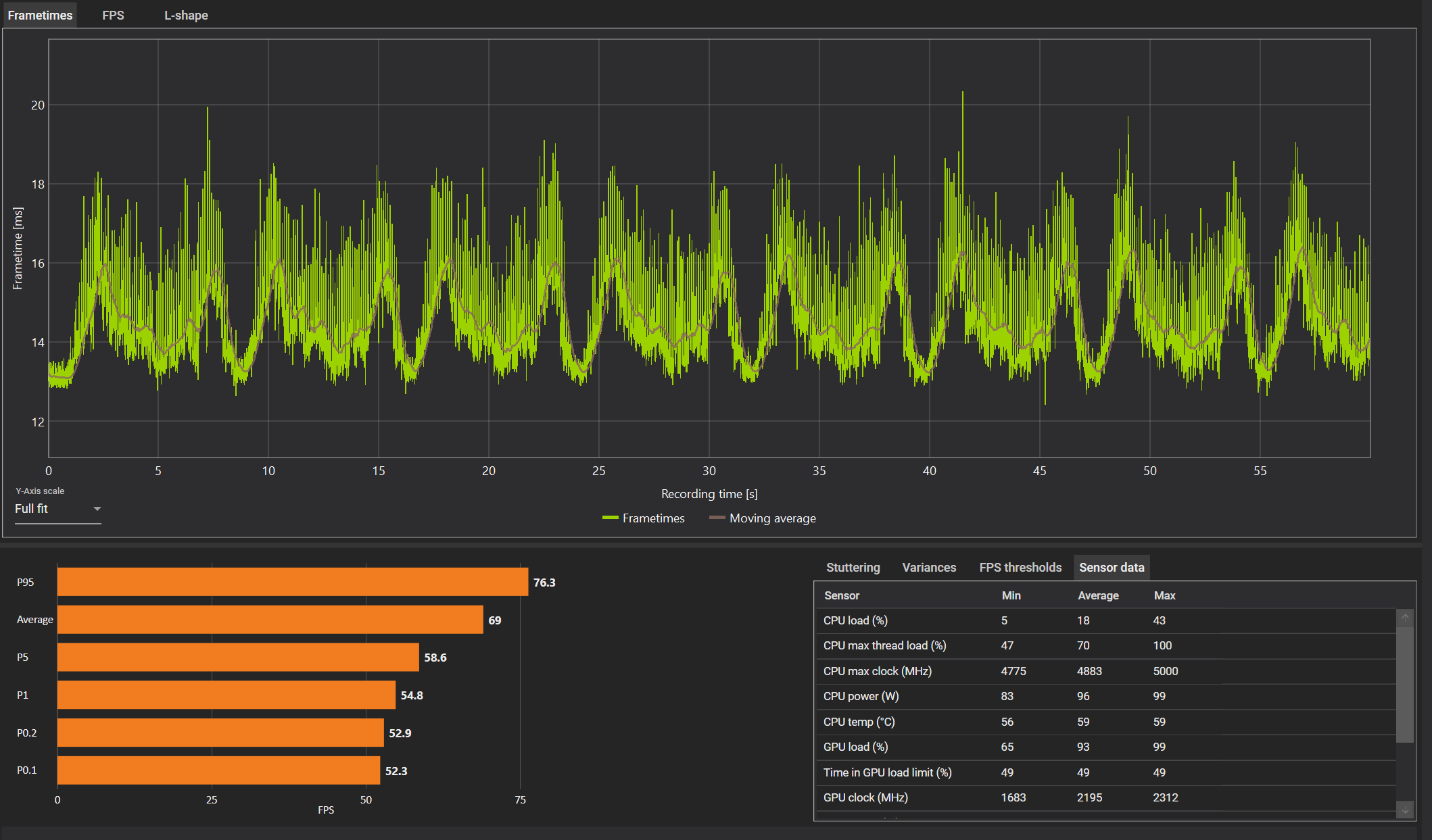
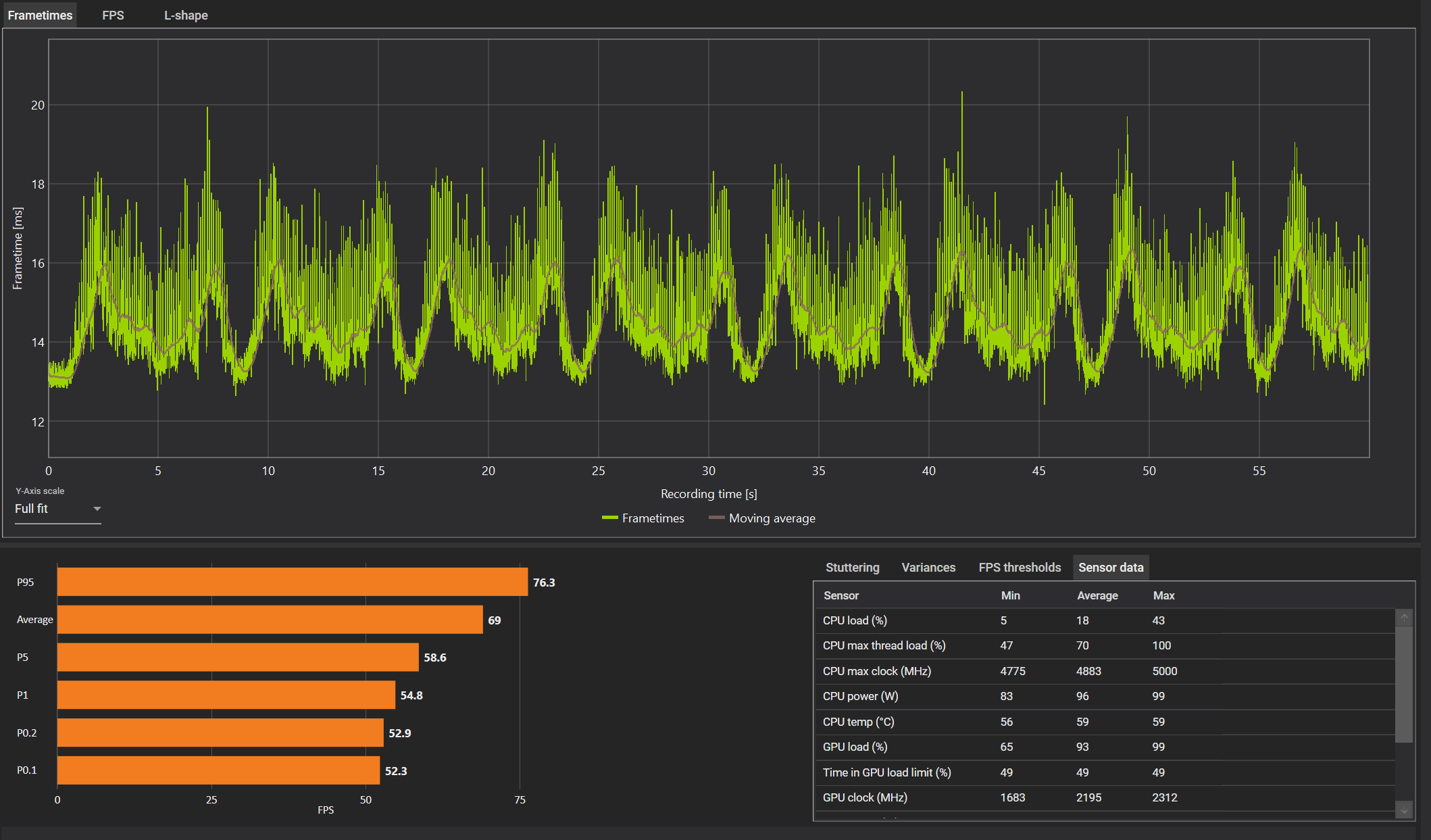
Ist es im Normalbereich, wenn ein 5800X @ Stock im Cinebench R23 Multi permanent an den 90°C kratzt? Score liegt bei 14640 Pts. Habe einen Brocken 3 auf 1000 RPM. Gehäuse ist gerade offen.
Cpubench.png


Um unsere Unterhaltung von vorhin hier weiterzuführen, also 90°C scheinen beim 5800X in CB23 normal zu sein, zumindest mit meinen bekloppt hohen Limits, welche nicht mal annähernd ausgeschöpft werden. (Das sind die geforderten 10 Min. Werte)

limits.jpg

CB23 hat mich aber bisher nie interessiert, da ich weder 100% CPU-Last auf allen Kernen produziere in meinen Alltags-Szenarien noch viel Sinn in CB23 sehe. Die einzigen Benches die mich interessiert haben war AIDA Memory und 3DMark Timespy. Hab keine Ahnung von CB23 ausserhalb eines normalen SC oder MC runs, hab einfach mal 10 Min durchlaufen lassen, aber der hat mir nicht mal nen Score berechnet. Musst mir sagen was ich einstellen muss und wie du die Werte währenddessen aufzeichnest.

Konnte mit meinen Settings und aktivem CPPC aber in Spielen bessere FPS und höhere Boostwerte erreichen.
Die von HWinfo und Ryzen Master angezeigten stärksten Kerne werden präferiert.

Ein regulärer MC-run produziert das hier, in Multi macht PBO aber auch keinen Unterschied, da ich ständig durch die Temps auf 4.35Ghz oder gar niedriger gedrosselt werde.

1629827194591.png
 
Zuletzt bearbeitet:
@Chillaholic
Danke für die Infos! Dann werden meine Werte wohl normal sein. Der Multicore Test ist ja auch nicht ohne ... und das bei dem Layout. 😅
Dient für mich auch nur als Vergleichsplattform mit annähernd statischer Last.

Hab meinen Rechner gerade offen am Laufen. Prolimatech Genesis auf rund 1100 RPM. Power Limit 105 W. Boost auf +50 MHz, CO probeweise alle auf -25.
Im R23 MC komme ich nun auf ganze 15350 Punkte. Die Temp hält sich dabei durchgehend auf 84 °C. Takt (Effective Clock) liegt bei 4,5 GHz auf allen Kernen. Spannung (SVI2) bei etwa 1,24 im Mittel.

Im Durchschnitt sind beim 5800X glaube ich um die 14600-15300 Pts (MC) gute Normalwerte. Je nach Settings im UEFI können aber auch nur um die 14000 drin sein.

Vor dem Bench schieße ich alles in der Infoleiste ab. Nach 30-60 Sekunden Warmlaufen drücke ich in HWiNFO auf Reset Values, damit ich nur die tatsächlichen Lastwerte unter Average sehe.

IMG_20210824_204530.jpg

Was hast du bei dir im Curve Optimizer gesetzt?

Chillaholic schrieb:
Konnte mit meinen Settings und aktivem CPPC aber in Spielen bessere FPS und höhere Boostwerte erreichen.
Die von HWinfo und Ryzen Master angezeigten stärksten Kerne werden präferiert.
Takten bei dir alle Kerne in etwa gleich hoch?
 
Zuletzt bearbeitet:
Hier mal n paar benches zum Thema CPPC und die auswirkungen auf Spiele..
wärend sich bei manchen Spielen nicht viel tut.. (Assasins creed Valhalla)
sieht man bei anderen Spielen (Modern Warfare + BFV DX12) eine verbesserung der minfps und der 1% percentile.

und das nichtmals zu knapp... gerade battlefield geht quasi durch die decke mit cppc disabled



ACO.pngACV.pngbf5.pngModern Warfare.png
 
Zuletzt bearbeitet:
  • Gefällt mir
Reaktionen: Der Moloch
@Blackfirehawk
Sehr interessant, das muss ich auch mal probieren. Hast du das mehrmals getestet bzw. anders versucht auszuschließen, dass die 35 fps minimum kein Fehler oder sonstiges sind?

Pref. Cores hast du ja weiterhin an?
 
Pizza! schrieb:
@Blackfirehawk
Sehr interessant, das muss ich auch mal probieren. Hast du das mehrmals getestet bzw. anders versucht auszuschließen, dass die 35 fps minimum kein Fehler oder sonstiges sind?

Pref. Cores hast du ja weiterhin an?
Cppc uns cppc pref Cores ist ausgeschaltet.

Hab 3 Mal getestet und zwar in der ersten Singleplayermission in Norwegen ab dem Moment wo du mit dem Fallschirm landest..
Powerplan auf ausbalanciert...

Bf5 ist ja dafür bekannt unter DX12 extrem ruckelig zu sein.. läuft aber extrem smooth mit cppc disabled bei mir
 
Zuletzt bearbeitet:
Sollte man solche Tests nicht immer unter Einbeziehung des CO betrachten? Hast du beide Szenarien dahingehend optimiert?
 
Der Kabelbinder schrieb:
Sollte man solche Tests nicht immer unter Einbeziehung des CO betrachten? Hast du beide Szenarien dahingehend optimiert?
Nö .. CO läuft bei mir auf -10 über alle Kerne hinweg.

Ist jetzt aber auch nur ein quick und Dirty Bench um da Mal n Vergleich zu haben. Hoffe im Moment noch das da jemand wie zb Igor da Mal richtig bencht und das veröffentlicht.
Auch weis ich nicht wie threadripper und 3000er CPUs darauf reagieren

Cppc bringt nur was bei singlecore Anwendungen und spielen.
Da aber immer mehr spiele multicore sind und mehrere Threads gleichzeitig ansprechen ist cppc kontraproduktiv weil dauernt zwischen den Cores hin und hergeswitcht wird
 
Zuletzt bearbeitet:
Ich beziehe mich da u.A. auf Folgendes:
Next, by using AMD's Curve Optimizer to shift your voltage-frequency curve for each of your cores, you can increase or decrease each of your cores' maximum possible frequencies or performance; however, nothing will (or even can, I think) update the cores' fused "Maximum Performance Percentages." Therefore, your cores' fused "Maximum Performance Percentages" will no longer be accurate. And, more importantly, if you increase or decrease each of your cores' maximum possible frequencies or performance enough to change the relative maximum frequencies or performance of your cores, then their relative fused "Maximum Performance Percentages" will mislead Windows into assigning higher priority tasks to worse performing cores and/or lower priority tasks to better performing cores
https://www.overclock.net/threads/cppc-and-cppc-preferred-cores.1792460/#post-28838132
 
CPPC und Pref. Cores disabled leidet im Timespy Test, CPU Teil 500 Punkte weniger.
Games noch nicht getestet.
 
Pizza! schrieb:
CPPC und Pref. Cores disabled leidet im Timespy Test, CPU Teil 500 Punkte weniger.
Games noch nicht getestet.
Was jucken 1-2% in nem synthetischen Benchmark wenn die Minimum FPS hoch gehen?

Vielleicht hat man dann nur 95fps statt 100fps.. diese 95fps sind aber wesentlich konstanter
Ergänzung ()

Der Kabelbinder schrieb:
wenn ich das richtig verstehe geht es da auch um singlecore anwendungen.. ohne cppc kann es sein das ein sehr singlecore lastiger thread auf einen kern landet der nicht so stark ist.

okay klar.. aber mal ehrlich der stärkste kern macht bei mir 5050mhz.. der schwächste 4.725mhz... als ob diese 300mhz den braten jetzt soo fett machen weis ich auch nicht... realistisch gesehen stimmt es allerdings schon das CPPC off zusammen mit CO am sinnvollsten ist...
zusehen das alle kerne bei ca 5000mhz landen via curve optimizer und dann cppc disabled dürfte performancemässig das beste sein
 
Zuletzt bearbeitet:
  • Gefällt mir
Reaktionen: Der Kabelbinder
Darf das eigentlich ins Thema oder ist CPPC hier offtopic. (Bevor das ganze schwimmen geht...)

Wreckfest und Anno 1800 getestet. Ich würde sagen es gibt zumindest hier keinen Sieger.
CPPC disabled leichter Vorteil bei average °C und Watt.

Wreckfest cppc disabled
wreckfest cppc disabled.png


Wreckfest cppc enabled
wreckfest cppc enable.png


Anno 1800 cppc disabled
anno 1800 cppc disabled.png


Anno 1800 cppc enabled
anno 1800 cppc enabled.png


Ich bin mir nicht sicher ob ich es an oder aus lasse. Bisher immer an und keine Probleme.
 
  • Gefällt mir
Reaktionen: Der Kabelbinder
Pizza! schrieb:
Darf das eigentlich ins Thema oder ist CPPC hier offtopic. (Bevor das ganze schwimmen geht...)

Wreckfest und Anno 1800 getestet. Ich würde sagen es gibt zumindest hier keinen Sieger.
CPPC disabled leichter Vorteil bei average °C und Watt.

Wreckfest cppc disabled
Anhang anzeigen 1116302

Wreckfest cppc enabled
Anhang anzeigen 1116305

Anno 1800 cppc disabled
Anhang anzeigen 1116306

Anno 1800 cppc enabled
Anhang anzeigen 1116307

Ich bin mir nicht sicher ob ich es an oder aus lasse. Bisher immer an und keine Probleme.
hast du den balanced powerplan oder deinen eigenen hier getestet? weil powerpläne nemen ja auch einfluss auf den thread sheduler

ich denke schon das dass hier reingehört.. geht ja um ryzen 5000 features die leistung bringen oder kosten
 
Mit Windows Balanced getestet.
Für mich bisher Unentschieden, Temps. und Verbrauch im Durchschnitt mit disabled manchmal besser ist interessant.
Timespy schlechter ist durchaus von Belang. Auch das sollte sich eigentlich nicht so stark unterscheiden.

Muss ich weiter beobachten.
Hat schon seinen Grund das kaum jemand empfiehlt CPPC komplett abzuschalten.
Wenn es so toll wäre, würde überall die Info stehen " deaktiviere den Mist" ...
 
nun vielleicht ist es wirklich spiel abhängig..

schau mal im powerplan unter
Planungsrichtlinie für Threads mit kurzer Laufzeit in heterogenen Systemen (bae08b81-2d5e-4688-ad6a-13243356654b)
Threadplanungs-Richtlinie für heterogene Systeme (93b8b6dc-0698-4d1c-9ee4-0644e900c85d)
da kannst du auch auf allcore stellen
 
Pizza! schrieb:
Darf das eigentlich ins Thema oder ist CPPC hier offtopic. (Bevor das ganze schwimmen geht...)
Gute Frage. Sagen wir es mal so: Mir ist kein alternativer Sammelthread für Ryzen-Optimierungen bekannt, in den es bessder passen würde. :)
 
Nun das Spielgefühl ist durch die höheren min FPS wesentlich flüssiger. Auch wenn man hier und da n paar durchschnittsfps verliert.

Cppc switcht die Threads halt viel zwischen den Kernen hin und her und haut auch gerne Mal viel auf logische SMT Kerne.

Es beeinflusst den sheduler und greift halt darauf ein wie die Last beim spielen auf die Kerne verteilt wird.. teilweise entgegen dem was der Spielhersteller in seine API programmiert.
Und das kostet halt Leistung.

Das beste ist in meinen Augen cppc disabled zusammen mit nem optimierten curve optimizer.
Einfach zusehen das alle Kerne etwa gleich hoch boosten von der Frequenz.. dann ist es auch nicht so schlimm wenn der sheduler auch Mal n schwachen Kern erwischt und gut ist.

Je weniger Kerne ein Spiel nutzt desto mehr bringt einen CPPC.. ergo bei singlecorelastigen esport spielen wie counterstrike oder StarCraft macht es Sinn cppc angeschaltet zu lassen.. allerdings befinden wir uns in diesen spielen eh im Bereich von mehreren hundert FPS..

Und auch hier könnte es sein das der sheduler meint er müsse noch zusätzlich was auf genau diesen Kern legen wo das Spiel läuft
 
  • Gefällt mir
Reaktionen: Der Kabelbinder
Der Kabelbinder schrieb:
Im R23 MC komme ich nun auf ganze 15350 Punkte. Die Temp hält sich dabei durchgehend auf 84 °C. Takt (Effective Clock) liegt bei 4,5 GHz auf allen Kernen. Spannung (SVI2) bei etwa 1,24 im Mittel.
Das war auch meine Vermutung, mit verringerten Limits kann der seinen Takt besser halten, da er nicht sofort gedrosselt wird. In weniger kernlastigen Szenarien sollte das aber wieder anders aussehen. Kommt also immer drauf an was für Lasten man produziert.
Der Kabelbinder schrieb:
Takten bei dir alle Kerne in etwa gleich hoch?
Wenn ich spiele, nein. Bei Spielen wo die Hauptlast auf 1-2 Kernen liegt werden die beiden besten Kerne meist deutlich höhere getaktet, bis 4.85 während einige andere Kerne so auf 4.6 oder weniger dümpeln. Kommt halt auf die Last an. Beim Multicore, ja, in CB23 lagen alle Kerne die meiste zeit auf auf 4.35 und gingen bis zu 4.17 runter, bedingt durch die 90°C.
Der Kabelbinder schrieb:
Was hast du bei dir im Curve Optimizer gesetzt?
Noch gar nichts um ehrlich zu sein.
Wenn ich im BIOS war, war ich meistens mit RAM-Optimizing beschäftigt und das hat mir die Hitzewelle versalzen weil meine Karhu-Stable Werte auf einmal zu BSOD geführt haben. Werd mich aber mal damit beschäftigen und auch meine oben gezeigten PBO-Werte nach unten anpassen, das ist ein altes massiv übertriebenes Profil welches ich neulich aus Frust geladen habe nach drei Bluescreens bedingt durch zu warmem Ram. 🙈

Gute Erfahrungen habe ich gemacht mit 105 PPT 83 TDC 103 EDC, empfohlen von Verangry.
Wenig Leistungsverlust bei spürbar weniger Wärme.
Blackfirehawk schrieb:
Je weniger Kerne ein Spiel nutzt desto mehr bringt einen CPPC.. ergo bei singlecorelastigen esport spielen wie counterstrike oder StarCraft macht es Sinn cppc angeschaltet zu lassen.. allerdings befinden wir uns in diesen spielen eh im Bereich von mehreren hundert FPS..
Das trifft den Kern ziemlich gut, betrifft aber auch andere Spiele die den Main-Thread der Engine auf 1-2 Kernen haben, was z.B. die Unreal-Engine betrifft. Bestes Beispiel Squad, da liegt einfach die Hauptlast auf einem Kern der so ziemlich alles regelt, die anderen Kerne sind eher zweitrangig. Warum der Scheduler manchmal nen simulierten oder schwachen Kern erwischt ist mir aber auch schleierhaft.
 
Zuletzt bearbeitet:
  • Gefällt mir
Reaktionen: Der Kabelbinder
Chillaholic schrieb:
in CB23 lagen alle Kerne die meiste zeit auf auf 4.35 und gingen bis zu 4.17 runter, bedingt durch die 90°C.
Meiner taktet dank optimiertem PO + PPT mittlerweile auf allen Kernen bis 4,5 GHz und hält sich dort auch für die ganzen 10 Minuten bei rund 85°C.

Chillaholic schrieb:
Noch gar nichts um ehrlich zu sein.
Solltest du unbedingt nachholen, wenn du tuningaffin bist! :D

Chillaholic schrieb:
Gute Erfahrungen habe ich gemacht mit 105 PPT 83 TDC 103 EDC
Gute Richtwerte! Mein PPT steht nun auch durchgehend auf 105 W. TDC und EDC habe ich meine ich auf 85 A und 110 A. Die haben allerdings vergleichsweise wenig Einfluss auf die Peformance und Temp.

Chillaholic schrieb:
Das trifft den Kern ziemlich gut, betrifft aber auch andere Spiele die den Main-Thread der Engine auf 1-2 Kernen haben, was z.B. die Unreal-Engine betrifft.
Gut zu wissen! Dann sollte ich mein CPPC = off vielleicht noch mal überdenken, da ich inzwischen zufälligerweise nur noch Spiele zocke, die mit der UE arbeiten.
 
  • Gefällt mir
Reaktionen: Chillaholic
Der Kabelbinder schrieb:
Gut zu wissen! Dann sollte ich mein CPPC = off vielleicht noch mal überdenken, da ich inzwischen zufälligerweise nur noch Spiele zocke, die mit der UE arbeiten.
Cppc kann (und wird wahrscheinlich) aber auch andere threads und Hintergrund Anwendungen mit auf genau diesen Kern hauen wo der mainthread von UE spielen liegt... Weil dieser Kern bevorzugt benutzt wird..

Wenn's blöd läuft wird genau das die min FPS killen und Microstutter verursachen.

du wirst wahrscheinlich Max FPS gegen Min FPS tauschen... höhere max fps.. niedrigere min fps
 
Zuletzt bearbeitet:
Zurück
Oben