Wasserkühlung: seit der 3 Pumpe 100l/h

xneo70 schrieb:
und was währe deiner meinung nach die einzige Logische Erklärung? Ohe PC ist der Durchfluss 350l/h mit ist es auf 105l/h.
Hab ich doch schon geschrieben. Die einzig logische Erklärung ist das du nen massiven Strömungswiderstand im System hast. Alles andere ergibt bei deiner Beobachtung 0 Sinn. Seien es zu viele 90° Winkel, Verstopfungen, falschrum angeschlossene Kühlkörper, hohe Viskosität des Kühlflüssigkeit oder weis der Geier. Irgendwas stört deinen Durchfluss.
 
  • Gefällt mir
Reaktionen: spfccmtftt89 und Der_Dicke82
Von 350 auf 105L/h ist schon arg heftig. Wo hast du denn den Durchflussensor sitzen?

Bei mir macht ein Temperaturdelta von 5K - also bei mir aktuell 24 zu 29 Grad unter Last- etwa 6-8 L/h aus. In Zahlen von 192 Liter auf knapp unter 200 Liter bei 100% bei meinen zwei D5 und einem MORA360 in Verbindung mit 3x360 Radiatoren. Das wirds aber bei dir definitiv nicht sein. QCs haben bei mir auch nur 15 Liter ausgemacht ( Zwei Stück). Wie viele hast du verbaut mit deinem Rechner im Kreislauf?
 
Zuletzt bearbeitet:
Du erwartest den gleichen Durchfluss, mit x verbauten 90° Winkeln und 2 Wasserblocks, wie in nem ClosedLoop mit nur dem Mora?
Filter und 2 Pumpen raus und schauen wie der Durchfluss ist.

QuerSiehsteMehr schrieb:
Von 350 auf 105L/h ist schon arg heftig. Wo hast du denn den Durchflussensor sitzen?
Nein ist es nicht, der Mora hat keine Engstellen und 90° Winkel, wie sie der Rest des Systems hat.
 
Habe einen Dualtop mit zwei DDC Pumpen verbaut. Schalte ich nur eine Pumpe ein, dann habe ich ca. 140–150 l/h an Durchfluss und mit der zweiten zusammen um die 190–200 l/h. Bei mir verdoppelt sich zwar der Durchfluss durch die zwei Pumpen nicht, aber der Durchfluss wird trotzdem erhöht. Ohne meinen 360er Mora komme ich über 200 l/h.

@xneo70
Es wird alles Durchfluss kosten … Schnellkupplung, 2 × Kühler, jeder Winkeladapter und nach dem Befüllen wird noch Tage danach Luft im System sein, was sich auch auf den Durchfluss auswirkt. Was jetzt bei dir an Durchfluss kostet, kann ich aus der Ferne nicht sehen.

PS: Mit diesem durchsichtigen Schlauch wird sich mit der Zeit wieder Weichmacher auswaschen und der Filter bringt dann auch nicht viel.
 
Zuletzt bearbeitet:
tormentsister schrieb:
Nein ist es nicht, der Mora hat keine Engstellen und 90° Winkel, wie sie der Rest des Systems hat.

Ich habe definitiv mehr wie er verbaut, was ich so auf den Bildern sehe. Habe insgesamt 12 Stück wegen den ganzen einzelnen Radiatoren ... Dazu noch einen einfachen OC-Wasserfilter, QCs und eine relativ lange Strecke.

@xneo70 Ich hab auf die Schnelle kein Bild vom CPU-Wasserblock und dessen Kühlfinnen gefunden. Hast du die Möglichkeit, den mal einzeln zu testen? Wichtig wäre auch zu wissen, wie viele QCs du verbaut hast. Die kosten auf die Menge gesehen ordentlich Durchfluss.
 
Zuletzt bearbeitet:
QuerSiehsteMehr schrieb:
Wo hast du denn den Durchflussensor sitzen?
Beim fluss eingang zur Mora. (sieht man im foto nicht. Aber gleich nach dem Filter hab ich einen HF Quick connect, dann geht die Flüssigkeit rauf zum pc dort geht sie in der GPU zuerst rein und dann im CPU block und wieder raus runter zum HF Quick connect ins High Flow Next und in der Mora rein.

QuerSiehsteMehr schrieb:
Wie viele hast du verbaut mit deinem Rechner im Kreislauf?
ich habe insgesammt 4 stück verbaut (in out zum Filter in out zum PC und in out zur More) aber es sind alle die HF Quick connect von Alphacool (glaube ich)

tormentsister schrieb:
Filter und 2 Pumpen raus und schauen wie der Durchfluss ist.
Hatte ich schon davor, und da hatte ich auch nur 60l/h. Ich erwarte nicht das ich mit den PC im Loop 350L/h habe, aber zumindest sollten es schon so 150 sein??

LiniXXus schrieb:
Mit diesem durchsichtigen Schlauch wird sich mit der Zeit wieder Weichmacher auswaschen und der Filter bringt dann auch nicht viel.
Das ist aber schlauch von Mayhems, die ja angeblich sehr sehr wenig Weichmacher beinhalten.



Das mit dem 90° winkeladaptern das die den Durchfluss bremsen ist so qwasi ein Mythos. Und wenn ich nur die Mora seite im Loop habe sind da auch schon 3Winkel und zwei QuickConnect dabei. Wenn ich den PC anschliesse, dann sind halt noch 3 90° winkel drin und ein Quick mehr. Aber die bremsen den Durchfluss nicht von 350 auf 105 runter.....
 
Wenn der Kreislauf des MORA allein 350 Liter macht mit besagten 2 QCs, Filter, 3 Pumpen und eine Hand voll Winkeln bleibt fast nur noch eine Komponente im Rechner bzw. zwei. Ich tippe fast auf den CPU-Block. 0,1mm Finnen sind schon sehr fein. Gut möglich, dass das das Nadelöhr ist. Da bleibt dir nur austesten.
 
  • Gefällt mir
Reaktionen: LiniXXus
xneo70 schrieb:
Das mit dem 90° winkeladaptern das die den Durchfluss bremsen ist so qwasi ein Mythos. Und wenn ich nur die Mora seite im Loop habe sind da auch schon 3Winkel und zwei QuickConnect dabei.
Definitiv nicht jede Biegung sorgt für widerstand, wäre das ein Mythos wären nirgends eine Strömungsoptimierung sinnvoll. Es fällt beim PC halt nicht ins Gewicht.
xneo70 schrieb:
Wenn ich den PC anschliesse, dann sind halt noch 3 90° winkel drin und ein Quick mehr. Aber die bremsen den Durchfluss nicht von 350 auf 105 runter.....
Woher willst du das wissen? Vor allem Schnellkupplungen könne neinen massiven einfluss haben.
Ok Schnellkupplungen scheinen ja zu funktionieren wenn du die auch bei "nur Mora" mit im Loop hast.
 
xneo70 schrieb:
Seit neuesten hab ich auch den Tryx waterblock für die CPU
Vielleicht bremst das Ding auch einfach so heftig, wenn ich mir den Aufbau schon so angucke. ^^

P.S. schmeiß die durchsichtigen Schläuche raus und besorg dir EPDM, du wirst es mir danken.
 
xneo70 schrieb:
Das ist aber schlauch von Mayhems, die ja angeblich sehr sehr wenig Weichmacher beinhalten.
Kenne ich, der hat weniger Weichmacher, aber hat trotzdem noch was mit enthalten. Hatte ich auch vor meinem Hardtube 3 Jahre verbaut. Neben Hardtube habe ich bei mir auf EPDM Schlauch gesetzt.
 
QuerSiehsteMehr schrieb:
Ich tippe fast auf den CPU-Block. 0,1mm Finnen sind schon sehr fein. Gut möglich, dass das das Nadelöhr ist. Da bleibt dir nur austesten.
Ok da braucht man sich über den Durchfluss nicht zu wundern. 0,1mm :D was soll da denn durchgehen.
 
@Sahit Gerade mit DP Ultra, was gerade unter 30 Grad relativ "zäh/dick" ist, ein Durchfluss-Killer. Das macht schon was aus.
 
  • Gefällt mir
Reaktionen: LiniXXus
QuerSiehsteMehr schrieb:
@Sahit Gerade mit DP Ultra, was gerade unter 30 Grad relativ "zäh" ist, ein Durchfluss-Killer. Das macht extrem was aus.
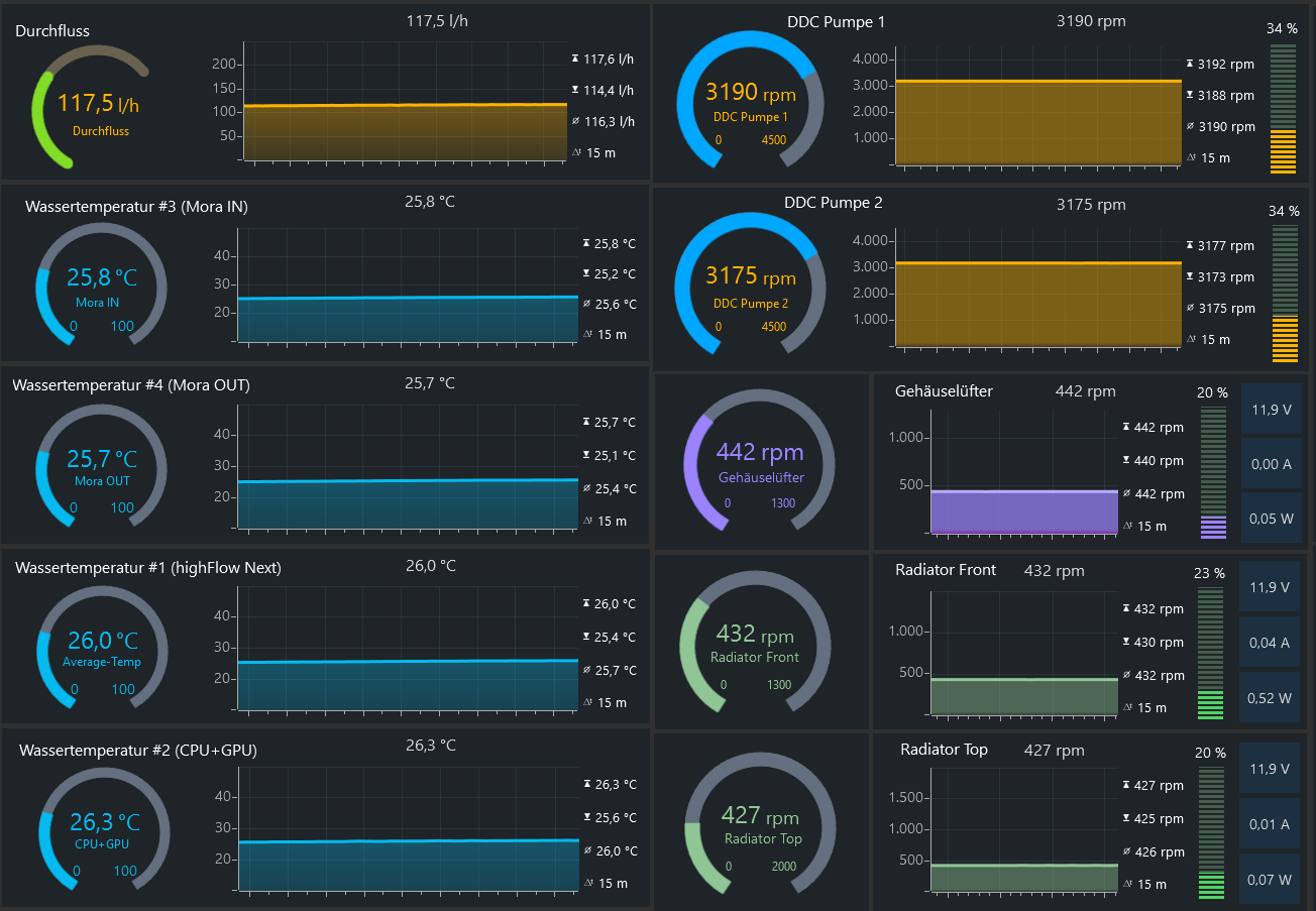
Das stimmt, deshalb laufen meine Pumpen auch mit 3200 U/min (34%), damit nach dem Einschalten mein Durchfluss über 60 l/h liegt. Kurze Zeit danach geht der Durchfluss langsam in Richtung 100 l/h und mit Betriebstemperatur von 25–26 Grad (IDLE) habe ich dann um die 115 l/h.
Ashampoo_Snap_Freitag, 16. Januar 2026_23h12m56s.png
 
  • Gefällt mir
Reaktionen: QuerSiehsteMehr
DriveByFM schrieb:
EPDM, du wirst es mir danken
Die dinger kenne ich, aber Schwarz finde ich macht die Optik Kaputt..... Gibts die denn nur in Schwartz? In Blau könnte ich das noch verkraften.....
 
dann mach sleeves drüber wenn dich schwarze schläuche beim daddeln/surfen/arbeiten beeinträchtigen...
 
  • Gefällt mir
Reaktionen: LiniXXus
EPDM ist kein PVC-Schlauch und besteht aus einer Gummimischung.
Daher ist der Schlauch schwarz. Solche Schläuche kommen auch in KFZ vor oder in der Industrie.

Ein PVC Schlauch ohne Weichmacher, nennt sich Hardtube... :evillol:

Intern habe ich auch kein EPDM verlegt, sondern Hardtube und die gibt es durchsichtig, farbig oder auch in Satin. Bei mir sind es Eisrohre (Satin) von Alphacool und nehmen schön die Farben der RGBs an. Denn mein DP-Ultra ist transparent befüllt.
20260114_030752.jpg
Mein Handy übertreibt etwas mit der Farbgebung, denn ganz so krass grün sieht es in natura nicht aus. :hammer_alt:
:mussweg:

Im Rechner, wo es nicht optisch sichtbar ist, habe ich auch EPDM Schlauch mitverlegt oder zum Mora hin.
Ergänzung ()

@xneo70
Versuche mal was … Stelle deine Pumpen so ein, dass du nur ca. 30–40 l/h anliegen hast. Die Lüfter stellst du ganz aus. Dann lässt du ein Spiel oder Stresstest/Furmark laufen, bis du etwa 45–47 °C mit der Wassertemperatur erreichst. Sobald du solch eine Wassertemperatur erreichst, stellst du alle Pumpen auf voller Drehzahl.

Hintergrund ist, einen höheren Druck im Kreislauf zu erreichen und die Luft, die irgendwo noch eingeschlossen ist, kann sich nicht halten und gelangt dann besser in den AGB. Hier solltest du, sobald die Pumpen mit voller Drehzahl laufen, anfangs einiges an Luftblasen in den AGB sehen. Nach ein paar Minuten ist dann dieser Effekt vorbei und dann kannst du deine Lüfter und Pumpen wieder normal einstellen.

Du kannst auch eine Zeit lang deine Pumpen mit voller Drehzahl laufen lassen, denn du wirst noch Luft im Kreislauf haben, was sich auch auf den Durchfluss auswirkt.
 
Zuletzt bearbeitet:
Zwei Random Gedanken:

1. Hast du Schnellverschlüsse die du eventuell beim MORA Test nicht drin hattest?
Die Dinger sind ja auch gerne mal echte Übeltäter beim Durchfluss und da kann sich auch einiges an Dreck sammeln.

2. Da du beide Blocks offen hattest, haben die eine Jetplate?
Eventuell die falsch eingelegt oder ist verrutscht.

Ansonsten auch wenn es viel Aufwand ist, teste die Blocks einzeln, da stimmt wie du selbst erkennst ja irgendwas an vermutlich einem Block nicht.
Hab mit 2x D5 Next den gleichen GPU Block und auf der CPU auch ein Alphacool Core One und komme bei 0% (2000rpm) auf ~60l/h und bei 100% (4600rpm) auf ~200l/h. Ebenfalls einen MORA dahinter, grob 2m Schlauch und auch mehrere 90° Winkel.

Auf wie viel l/h kommst du wenn du die Pumpen alle auf Minimum laufen lässt?
Eventuell skaliert das nur nach oben nicht richtig aber unten rum wo man die Pumpen ja realistisch betreibt passt es möglicherweise?
 
  • Gefällt mir
Reaktionen: LiniXXus
eRacoon schrieb:
Hatte mal ein Monoblock zerlegt und danach direkt am Durchfluss gemerkt, dass was nicht stimmt. Die Jetplate hatte ich versehentlich verkehrt herum eingesetzt. Die Jetplate hat sich damals auch andersherum einsetzen lassen. Ich meine statt quer zu den Finnen, in Längsrichtung der Finnen.

So wäre die Jetplate korrekt drauf.
Ashampoo_Snap_Donnerstag, 13. Mai 2021_12h40m17s_001_.png
 
Zuletzt bearbeitet:
@tormentsister @TorenAltair nur das wir uns richtig verstehen: in reihe schalten heißt für euch, dass ich eine pumpe nach der anderen im kreislauf habe?
also z.b. radi->cpu->gpu-> pumpe 1->pumpe 2->radi

das wäre nähmlich der einzige aufbau, denn ich in custom loops kenne und da erhöht sich natürlich mit jeder weiteren pumpe der durchfluss. nach oben hin skalieren mehr pumpen natürlich immer schlechter. ich hatte schonmal 7 pumpen verbaut zum testen und da waren irgendwann keine großen unterschiede mehr zu sehen.
aber wenn sie mit voller geschwindigkeit laufen, bringt auch die 7. pumpe noch was.

ich wüsste auch gar wie man wasserpumpen parallel schalten sollte. lasse mir das aber gerne erklären. :)
 
  • Gefällt mir
Reaktionen: BenderDW

Ähnliche Themen

R
Antworten
23
Aufrufe
7.058
Zurück
Oben